Shopify is an e-commerce platform used to set up online stores. With the Shopify extension for Zoho CRM, you can easily and simultaneously synchronize data on customers, sales, and product details between your Shopify store and Zoho CRM. You can add Shopify customers as contacts in your Zoho CRM and keep track of their purchases and expenses.

Note: Please note that the Shopify extension for Zoho CRM is available in US, EU, IN, AU, CA, and JP datacenters.
Installing the extension
You can either go to the Zoho Marketplace and install the Shopify extension, or log in to your Zoho CRM and install the extension.
To install the Shopify extension:
Go to Setup > Marketplace > All. All of the installed extensions will be listed. Under All Extensions, you can view all of the extensions supported by your CRM.
Click All Extensions, browse for and click Shopify for Zoho CRM. Details about the extension will be available.
Click Install.
Agree to the Terms of Service and click Install.

Choose one of the following, then click Confirm:
Install for admins only: The extension will only be installed in CRM for users with the administrator profile.
Install for all users: The extension will be installed in CRM for all users.
Choose profiles: The extension will be installed in CRM for manually chosen users. Choose this option, click Confirm, then select the desired profiles.
The extension will be installed automatically for the specified users.

Click the Settings button on the Extension Details page. You will be redirected to the Shopify - Settings page.

Enter your Shopify Store Name, Shopify Domain URL, and Access Token of your Shopify account, then click Add Shop.
The Shopify Store Name is the name you provide for your online store while creating your Shopify account. You can find the store name in your Shopify URL by looking after 'store/'. In the example URL provided below, the store name is 'zylker' https://admin.shopify.com/store/zylker. The Access token is the admin API access token created in your Shopify account.
Click Add Shop. The store will be created. In the same way, you can add multiple stores linked to your Shopify account.

Click Add Shop to add a new store and follow Step 7.

Choose if you want to enable the shop.
Select Yes if you want the shop to be the default.
Click Save.
Note:
Please follow the steps given below to create the admin API access token while creating an app in your Shopify account.
Navigate to the Shopify admin page using this link: https://<domain>.myshopify.com/admin. Replace <domain> with your Shopify domain name.
Click Apps in the left panel.
In the pop-up, select the App and Sales Channel Settings option.

Click the Develop Apps option on top.

Click the Create App button.
In the pop-up, enter the App name and select App developer from the drop-down, and click Create App. The app created will be listed under App development.
Configure the desired API scopes from the following list to create the app. To configure, click on the app, select Configuration, then select the desired scopes.
read_customers
write_customers
read_products
write_products
read_orders
write_orders
read_draft_orders
write_draft_orders

Once the scopes have been selected, click Save.
Navigate to API Credentials and click Install App.

Your Admin API access token will be generated and displayed. This token will be displayed only once in Shopify. We suggest you save it for future reference because it will not be available to access again.

Synchronizing Shopify data
Synchronize your Shopify data with Zoho CRM, and vice versa, using this extension. You can choose the direction of the sync, and select whether to keep or replace existing data on every sync.
To configure your Sync settings:
Click on the Settings button on the Extension Details page. You will be redirected to the Shopify - Settings page.
All of the stores you have created will be listed. Make the desired store your default store.
Click Next.
The Shop Name will be displayed with the default store name. This cannot be edited.
In Sync Type, select One Way or Both Ways sync.
One-way sync brings either Shopify data into your Zoho CRM or vice versa, but not both. Both-ways sync simultaneously moves CRM data into Shopify and Shopify data into CRM.
In Sync Behaviour, choose either Shopify to Zoho CRM or Zoho CRM to Shopify if one-way sync is chosen.

In Conflict Behaviour, choose your preference when data duplication occurs. If CRM always wins is chosen, new Shopify records do not overwrite the existing data in Zoho CRM. If Shopify always wins is chosen, new data from Shopify will keep overwriting the existing data in Zoho CRM on every sync.
In Sync Abandoned Checkouts, choose Yes if you want all of the records from your abandoned carts in Shopify to be synced; otherwise, choose No. If you choose Yes, you can opt to have guest checkouts by enabling the checkbox Include Guest Checkouts.
Click Next.

In the CRM Module, select Contacts or Leads.
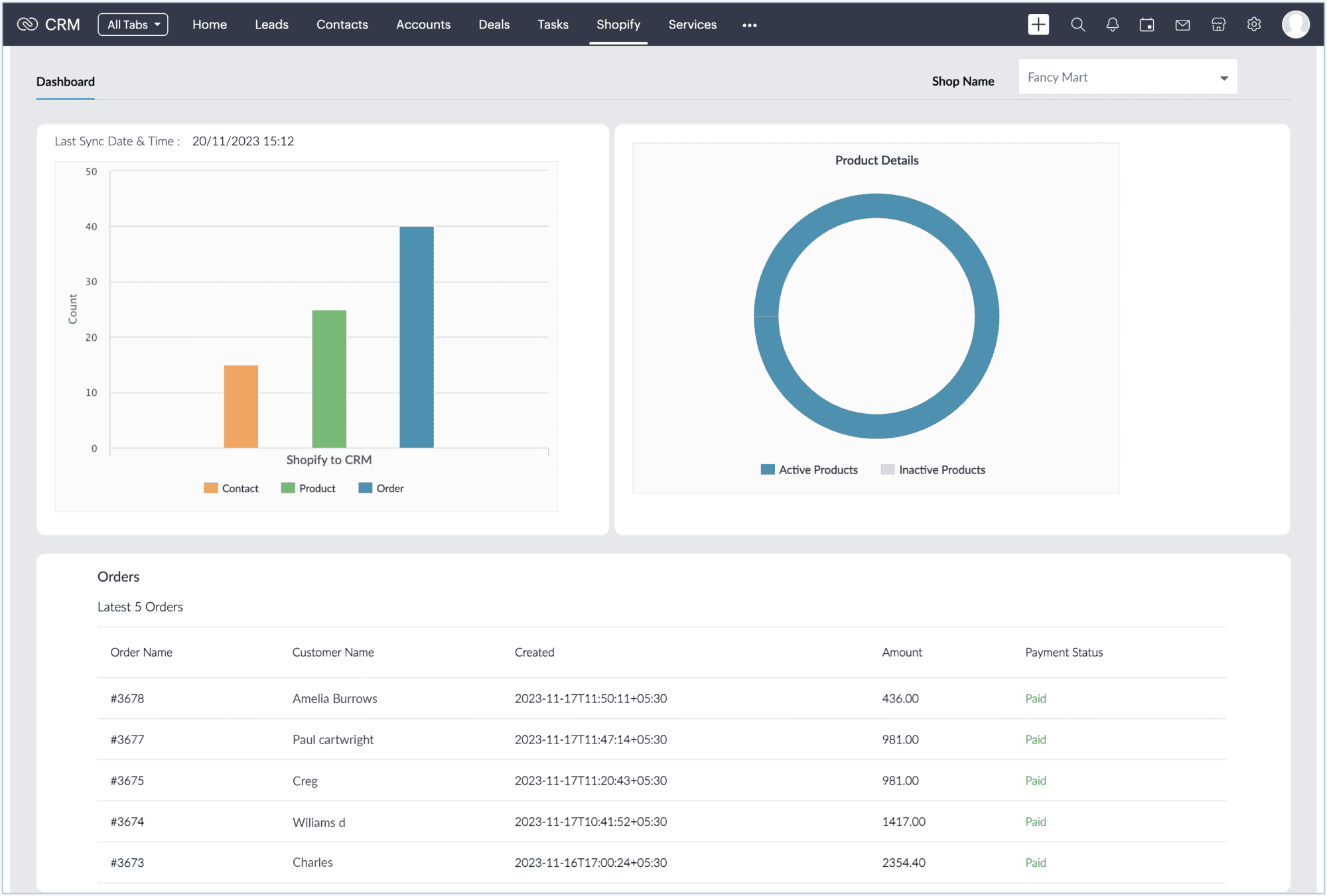
Click Sync Now. Your Shopify data for the last 60 days will be imported into the selected module.
You will be redirected to the Dashboard, where all of the details are classed under Sync Activity, Product Details, and Orders.
On the Settings page, you can change the sync settings at any time.


Notes:
As we mentioned above, you can add multiple stores in Shopify to Zoho CRM. During synchronization, the data from all of the stores in Shopify will be synced to Zoho CRM. However, for the Zoho CRM to Shopify sync, only the data from the default store in Zoho CRM will be synced to Shopify. You can change the default store at any time in the extension settings.
After the data synchronization is completed, any changes made in the customer details in Shopify will be changed in Zoho CRM in real time. Similarly, any changes made in the products and orders on Shopify will also be changed promptly in the respective modules in Zoho CRM.
As an exception, if a user modifies an existing order in Shopify, this change will not be reflected forever in Zoho CRM, because Shopify does not provide API support for updating the sales order details.
Getting data after synchronization
The data from Shopify is housed in Zoho CRM via initial synchronization settings. Once the initial sync is completed, the data is pushed based on the synchronization settings.
Customers from Shopify are displayed in the Leads or Contacts modules (depending on sync options).
Products from Shopify are listed in the Products module. If a product has variants, all of the variants will be listed as individual products, with the main product name given in the Parent Product field. The variants of a product will also be listed under the Shopify Product Variant related list of that product.

The order details from Shopify appear in the Sales Orders module in Zoho CRM. Even the orders in Drafts will be added to this module. The field type Shopify_Order_Type differentiates whether the order is active or in draft.

The abandoned checkouts from Shopify appear in the Deals module in Zoho CRM. By default, the stage for every abandoned order will be Negotiation/Review. If a checkout is processed, the stage will be changed automatically to Closed Won, and a new record for that checkout will be created in the Sales Orders module.

Uninstall the extension
To uninstall the extension:
Go to Setup > Marketplace > All. All of the installed extensions will be listed.
Under All Extensions, you can view all of the extensions supported in your CRM.
Browse for Shopify and click the corresponding Uninstall link.
Click OK to confirm and uninstall the extension.