Add Asset
To create assets from the location view,
- Access the End Application.
- Click Location in the left pane. The location page is displayed. Here, you can choose to create the asset from the Hierarchy or List view.
- Set the toggle on top of the screen to Hierarchy View or List View.
In the Hierarchy view, click Actions > Add Asset next to the location.In the List View, click Actions > Add Asset in the top right corner of the screen.
Using any of the above option, the asset will be associated to the location under which the asset is created. Follow the instructions provided in the Asset Creation document for details on adding an asset.Note: If the asset is already created, you can use the Associate Location option in the Asset view to link the asset and the location.To associate existing assets:
- Access the End Application.
- Click Assets in the left pane. The asset's list view is displayed.
- Select the checkbox against the asset for which you want to set the location.
- Click Associate Location button on the top.
(or)
Add Device
To create devices from the location views,
- Access the End Application.
- Click Location in the left pane. The location page is displayed. Here, you can choose to create the device from the Hierarchy or List view.
- Set the toggle on top of the screen to Hierarchy View or List View.
- In the Hierarchy view, click Actions > Add Device next to the location.
(or)In the List View, click Action > Add Device in the top right corner of the screen.
Using any of the above option, the asset will be associated to the location under which the device is created. Follow the instructions provided in the Device Creation document for details on adding a device.
Note: If the device is already created, you can use the Associate Location option in the device view to link the device and the location.
To associate existing devices:
- Access the End Application.
- Click Devices in the left pane. The device's list view is displayed.
- Select the checkbox against the device for which you want to set the location.
- Click Associate Location button on the top
5. In the device's list view, click on the name of the device to display the details view of the device.6. Configure the Located At field to link the device to the location.
Enable/Disable Status Propagation
Status propagation is a process where the highest state of a Child Asset/Location is communicated to the Parent Asset/Location. The condition, represented by the Status field, indicates severity levels from Clear to Critical.
The Status Propagation feature for locations is turned off by default in the application. To activate it, navigate to the desired level of the location hierarchy and enable the Status Propagation option. This setting ensures that the severity of the child location is communicated to all parent locations in the hierarchy up to the level where Status Propagation is enabled.Refer to the Status Propagation document for complete details.To enable status propagation in location,
- Access the End Application.
- Click on Location in the left pane. The location page is displayed. Here, you can choose to view the location from the Hierarchy or List view.
- In the Hierarchy view, click any location whose status you want to propagate to the parent. The information page is displayed.
- Click Actions > Enable Status Propagation.
In the Alert dialog, click Enable Status Propagation to confirm in the alert dialog.To disable status propagation in location,
- Click any location whose status you want to stop propagating to the parent. The information page is displayed.
- Click Actions > Disable Status Propagation.
Datapoints Configuration
Location can send multiple values as information in JSON format. Datapoints are configured to store these payload sent by the connected location ( as assets). Refer to the Configuring Datapoints document for more details.Commands Configuration
Actionable buttons, also called commands, can be configured that can control locations in the Zoho IoT application. Toggle, slider, pick-list, buttons, and numeric entries are the command options available in Zoho IoT. Refer to the Configuring Commands document for more details.Alarm Rules Configuration
Alarm rules can be configured for locations to generate alarms and trigger actions whenever the conditions are met. Refer to the Configuring Alarm Rules document for more details.

Add Child Node
To create a child node under a parent node,1. Hover over the parent location node under which you want to create a child node.2. Click the Add Child link. Follow the step provided in the Add Location section of the document.View Associated Assets, Devices, and Alarms
To view assets, devices, and alarms,1. Hover over the location node whose assets you want to view.2. Click View Assets, View Devices, or View Alarms.Add Asset or Device
To add assets or devices,1. Hover over the location node whose assets you want to view.2. Click Add Assets, or Add Devices.
View Complete InformationTo view all information about the location,1. Hover over the location node whose assets you want to view.2. Click on the name of the location. All details are displayed on the location's information page with multiple tabs.
All locations present in the application is displayed in a table in the location's list view. Operations such as viewing assets, viewing devices, viewing alarms, viewing alarms history, and bulk update can be performed from the list view.View Associated Assets, Devices, and Alarms
1. Select the check box against the name for which you want to view the asset, device, or alarms.2. Click on the desired action at the top of the list view.View Complete Information
To view all information about the location,1. Click on the name of the location.2. All details are displayed on the location's information page with multiple tabs. The Location overview tab is displayed by default, and you can traverse to Details, Alarms, Data Explorer, Alarms, Devices, Timeline, Relations, and Attachments tabs for viewing the respective details.Attach Files
To attach files to a location,
- Click on the Attachments tab.
- Select the source from where you want to upload the attachment file from the Attach drop down list.
Add Comments
To add a comment,
1. Click the Comments tab, and Click Add Comments button.The Comments feature is currently in its beta stage with further enhancements planned in the product roadmap. Contact support@zohoiot.com to enable the feature in your application.
2. Click on the Reply button below any comment to reply.
3. Click on the Like icon to add emoticons to the comments/replies in this section.

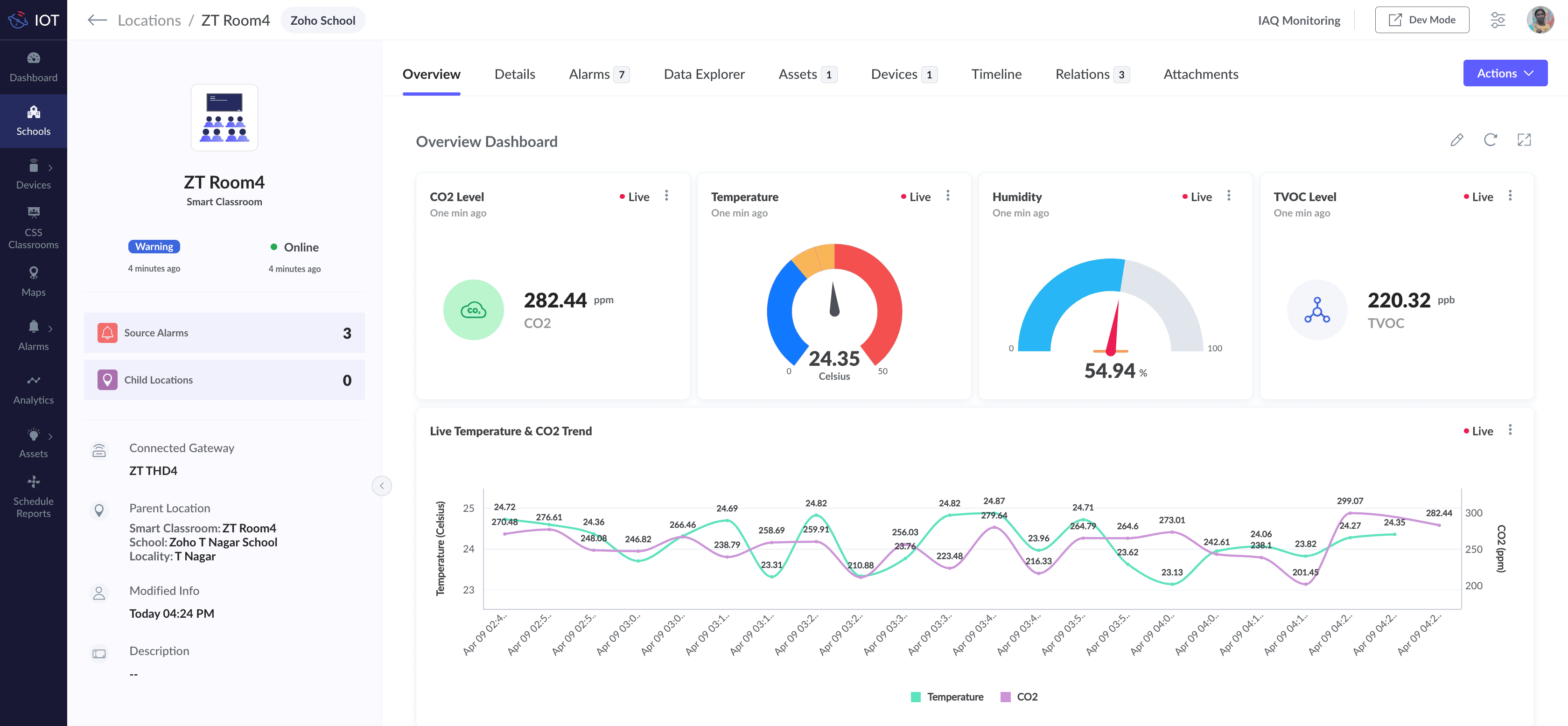
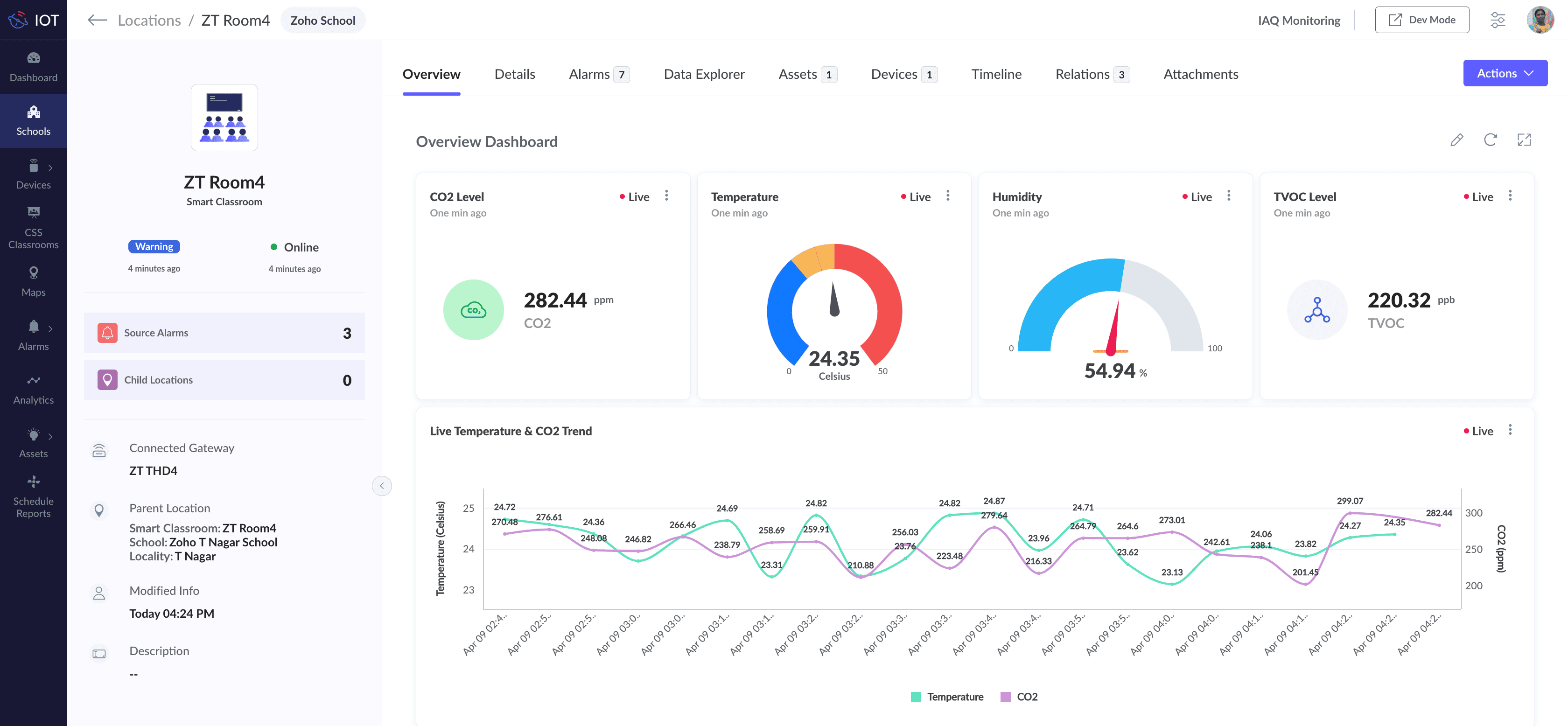
Image : Overview Dashboard of a locationExample Location Models in a Building Management System (BMS)
- Organization
- Region
- Building
- Floor
- Conference Room
- Pantry
- Data Center
Viewing Alarm History
To view alarm history for a location,
Bulk Update and Delete
To perform Bulk Update,
To perform Bulk Delete,
- Select the checkboxes against the locations that you want to delete.
- Click the Delete button. The check dependency screens are displayed.
If there are no dependencies for the locations the delete confirmation screen is displayed.- Click Delete in the confirmation screen. The locations will be deleted.
Learn how to use the best tools for sales force automation and better customer engagement from Zoho's implementation specialists.
If you'd like a personalized walk-through of our data preparation tool, please request a demo and we'll be happy to show you how to get the best out of Zoho DataPrep.
All-in-one knowledge management and training platform for your employees and customers.
You are currently viewing the help pages of Qntrl’s earlier version. Click here to view our latest version—Qntrl 3.0's help articles.