Analyze the link in bio page
Once your page is live and added to your bio, you'll be able to track the analytics for your page by understanding the metrics for engagement, visits, clicks, visitors distribution, and the like. This will give you an idea of how your page is reaching the audience, and the metrics will help you improve on the areas that need more attention.

The metrics are available for a 30 day period.
The following reports are available to be tracked for your bio page:
Summary Reports
- Total Visits - The total number of visits for your bio page.
- Unique Visitors - The total number of unique people who have visited your page.
- Engaged Visitors - The total number of visitors who engaged with the elements on your page.
- Engaged Visitors Percentage - The percentage of total visitors who engaged with the page.
- Total Clicks - The total number of clicks received on the page.
- Average clicks per visit - The average number of clicks a user does during a single visit.
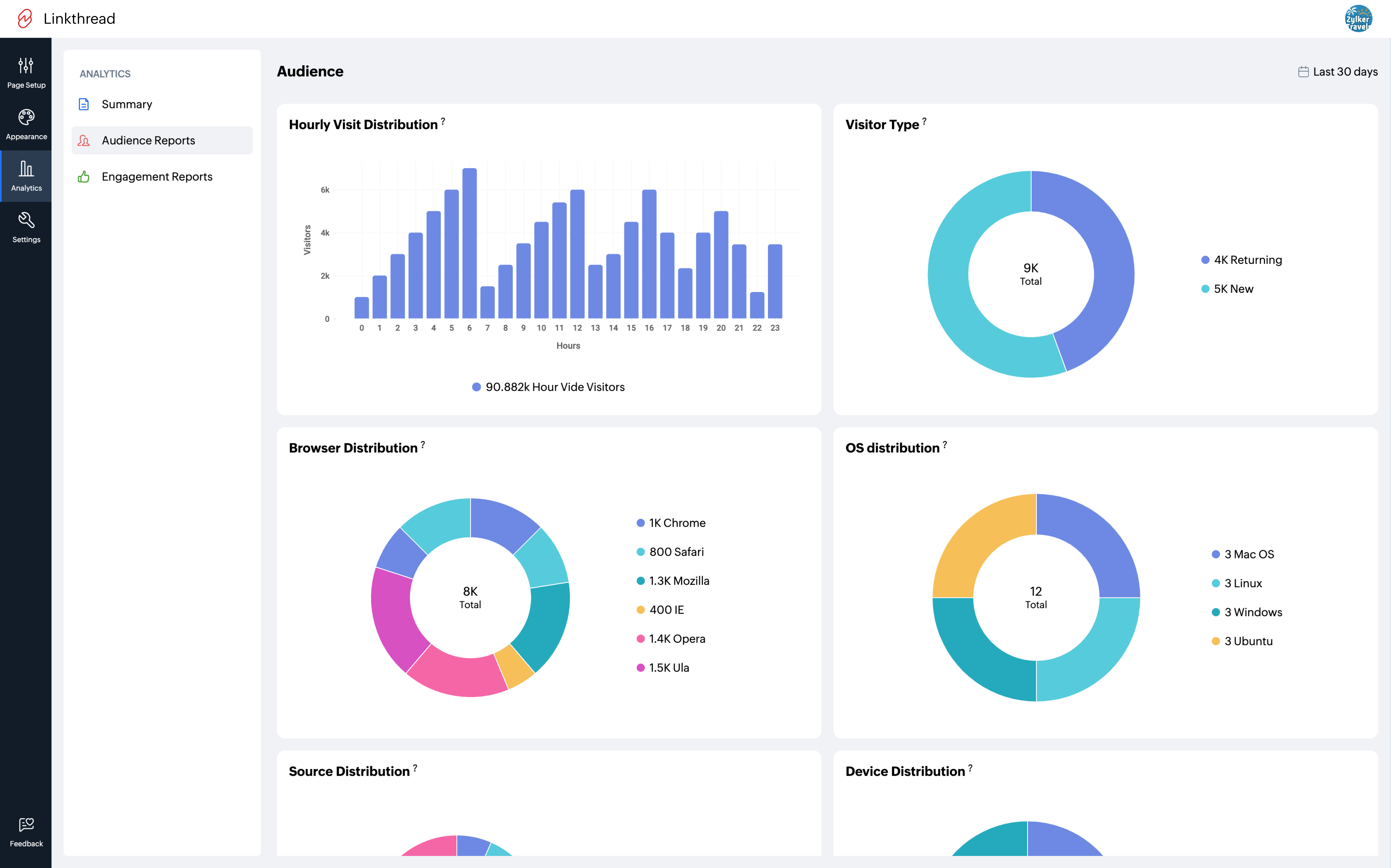
Audience Reports
- Visitor Distribution/Visitors - A visual representation of the weekly distribution of visitors.
- New Visitors - A visual representation of the weekly distribution of new visitors.
- Weekly Visit Distribution - A daily distribution of the visitors over the week.
- Geographical Distribution - A distribution of the visitors by country and city.

- Hourly Visit Distribution - An hourly distribution of visits.
- Visitor Type - A differentiation of new or returning users.
- Browser Distribution - A distribution of the browsers used for visits.
- OS Distribution - A distribution of the OS used for visits.

- Source Distribution - A distribution of the source of visits.
- Device Distribution - A distribution of the devices used for visits.

Engagement Reports
- Average time spent - A weekly distribution of the average time spent by users on the page.
- Page Views - A weekly distribution of the total number of views received for the page.
- Visitor Engagement - A distribution of the visitors based on their engagement with the page.