Overview
The Reports module will provide you with a full overview of the overall performance of your brands and support operations on Zoho SalesIQ. You can track various data such as your operators' performance, volume of bot conversations, visitor stats for all your brands and much more with the detailed reports available in this module.
The following modules are available in the Reports module.
- Brands - The Brand reports provide a summary of all the data related to your brands and website visits. The reports in this tab will help you get insights on your website visitors and their activities with your website. This includes data on volume of website visitors and conversations specific to each brand, visitor source details, visitor region details and more.
- Operators - The Operator reports give a detailed understanding of your operators' performance, efficiency and utilisation. It provides all the stats relating to your SalesIQ operators that include Operator chat volume, feedback rating, operator availability and performance and more.
- Bots - The Bot reports offer all the necessary insights relating to bot activities that includes both Zobot and answer bot data. It provides a comprehensive look at various significant measures such as volume of bot conversations, operator offload trends and bot performance metrics and other important stats related to the SalesIQ Bots.
- Live Insights - The live Insights helps the administrator to monitor the incoming and outgoing chat/call volume real-time for planning better support split across team or department.
Note: Reports 2.0 is available for Professional and Enterprise plans only.
At the top right of each module, we have the tool bar options. These options allow you to filter the exact data that you wish to see, reflected on the reports.
- Date filter - With this filter you can view data for the Last six hours, Today, Yesterday, This week, Last week, This month, Last month or even choose a Custom range as per your requirements.
- Refresh button - This button refreshes and gives updated data in the reports.
- Attribute Filters - This can be used to filter the data based on attributes related to the respective report.
- In the Operators module, you can add filters such as 'Operator name' and 'Department Name'.
- In the Brands module, you can add a filter for 'Brand name'.
- In the Bots module, you can add filters such as 'Bot name', 'Department Name' and 'Bot Platform.'
- Email option - This option allows you to email all the required reports from this section to the necessary email addresses. First, click on the Email option.
- Then, choose the required document format, whether .xlsx or .csv formats.
- Edit the File Name as needed.
- Add all the report widgets that you need to send via email.
- Choose the Time range for the reports and then click on Next.
- Add in the required email addresses to the To section and then click on Send.
- Your selected reports will now be sent to the added email addresses.
- Export option - This option allows you to export the required reports to your device. Just select all the options mentioned in the previous step and then click on Export and your report files will be downloaded to your device.
- Additional Settings - Here, you can configure the following options.
- Time zone
- This allows you to choose your preferred time zone for your reports.
- By default, the operator's time zone will be applied to the reports.
- Include bot data
- This option will be seen only in operator reports.
- If this option is enabled, bots will be considered as operators along with the human operators and their data will be included in the reports.
- If this option is disabled, data for bots will not be included in the operator reports.
- Show data for all departments
- This option will be seen in Bot and Operator report modules.
- This option will be visible only to admins.
- Using this option, admins can choose if they want to view the data for all the departments in the portal or only the departments that they are associated with.
Brand reports
The Brands module summarises data related to all your brands and website visits. The reports help you get insights on your website visitors and their interaction with your website. You can view reports and learn about your brand's performance with the reports from this module.
The following metric widgets and charts are available in the Brand Reports Module:
-
KPI metrics
-
Website visits
-
-
Visits by Source
-
Visits by Region
-
Conversation volume
-
Visit bounce
-
Brand performance
Let's look at all of these metric widgets in detail.
KPI Metrics
The KPI (Key Performance Indicators) Metrics provide a clear overview of crucial parameters related to your website visitors for the various brands as per the tool bar options in place. The following are the metrics available in the KPI widgets.
- Total Visits: This provides the count of total number of visits to your website(s) in the selected time range. For the 'Today' time range, the average reduction or growth in the percentage of visits as compared to the same time of the day before, will also be provided in each KPI widget.
- Average Visit Duration: This widget displays the average duration that visitors spend on your website for the selected time range.
- Total Page Views: The total number of pages visited by all your website visitors.
- Average pages per visit: The average number of pages browsed by visitors during their visit to your website.
- Average time on page: The average time spent by a visitor on individual pages of your website.
Website Visits
The line graph shows the volume of visits to your website. The data is mapped against time series which can be changed based on user preference. View time series options to know more about available time series options.
Following data points can be seen in the graph.
- Total Visits: Total number of visitors on your website(s) at specific time intervals. This is displayed via the purple line in the chart.
- New Visits: Total number of new visitors on your website(s) at the specific time.This is displayed via the brown line in the chart.
- Returning Visits: Total number of new visitors on your website(s) at the specific time. This is displayed via the red line in the chart.
The data in the chart can be viewed with respect to various durations. You can choose to view the data by Hour, Day, Date, Week or Month. Based on this selection, the data will be reflected in the chart.
In addition to the data points in the chart, we also have the following metrics at the chart's top left.
- Total Visits: Sum of all visits as per the time range selected.
- New Visits: Sum of all new visits as per the time range selected.
- Returning Visits: Sum of all returning visits as per the time range selected.
At the top of this chart, we have 3 icons to the right and a 'View by' drop-down to the left.
- Show detailed view - The first icon is the Show detailed view option. The detailed view of the website visits widget displays the tracking data such as visits, page views, chats and more mapped against time in a table format.
- Email - The email option allows you to send the report in table format to anyone associated with the portal.
- Export - This option allows you to export the required reports to your device.
- View by - The View by option to the left allows you to view the detailed reports based on various durations.
Note - These 4 options, i.e. Show detailed view, Email and Export options will be available in all the data charts that follow.
Visits by Device
The chart groups the website visit count based on the device from which the visit originated. The following categories can be seen in the pie chart.
- Desktop: This includes the number of visits that originated from desktops.
- Mobile: This includes the number of visits that originated from mobiles. This includes visits originated from tablets as well.
When you click on the Show detailed view option on the top right of the chart , the detailed view of the Visit device widget will display an elaborate table of visit metrics grouped by devices i.e. Desktop and Mobile separately.
Visits by Source
This chart groups the website visits based on the source from which the visit originated. The following types of visit sources are captured.
- Direct: Visitors who came in directly to your website using the website URL.
- Referrals: This includes the visitors count who came in to your website through referral links on other websites.
- Search: Visitors who came to your website through results on a search engine.
- Campaigns: Visitors who came to your website through email campaigns.
- Adwords: Visitors who came to your website from google adwords.
- Facebook Ad: Visitors who came to your website from facebook ads.
- Social: Visitors who came to your website from social media posts.
- Bing Ad: Visitors who came to your website from bing ads.
When you click on the Show detailed view option on the top right of the chart, the detailed view of the Visit by Source widget will display an elaborate table of visit metrics grouped by visit source.
Visits by Region
In the Visits by region chart, the geo map groups the website visits based on the country from which the visit originated. Each country in the geo map is coloured depending on the number of visits from it. If there are no visits from a country, it will remain white.
- When pointing over a particular country, the visit count will be displayed for that country.
- The table at the left displays all the countries and their corresponding visit count.
- The slider beside the map will help users filter out countries in the map based on the visit count.
Conversation Volume
The Conversation Volume chart shows the number of chats sessions that took place on your websites excluding missed chats. The data is mapped against time series which can be changed based on user preference.
Following data points can be seen in the graph.
- Proactive Chats: These refer to the chats proactively started by the operators to converse with visitors.
- Responsive Chats: These refer to the chats that were started by the visitors first and then responded to by the operators.
In addition to the above data points, the chart also displays the following metrics at the top.
- Total conversations: Sum of all attended and missed conversations.
- Attended conversations: Sum of all the conversations attended by the operators.
- Missed conversations: Sum of all the conversations missed by the operators.
The detailed view of the Conversation volume widget displays data points like Total visits, New visits, Returning visits, Bounced sessions, Bounced rate, Total page views, Total chats, Incoming chats etc. for the duration chosen in the View by drop down from the top left. The data can be viewed by Hour, Day, Date, Week or Month.
Visit Bounce
Visit bounce or Session bounce is the data related to single page visits called “Bounced visits”. The visits are characterised by visitor’s lack of interaction with the website, For example, the visitor does not click any buttons or does not interact with chat widgets, etc. Visit bounces are inversely proportional to the website’s effectiveness. The lesser the bounce rate and bounced visits, the better the website performance.
The widget displays:
- Bounce percentage - The percentage of bounced visits in relation to the total number of visits.
- Bounce count - Number of bounced visits in relation to the total number of visits.
The Brand Performance gives a detailed view of each brand with all the necessary metrics in a tabular format allowing you to understand the operational functioning of each brand. The view displays the following data as columns for each brand in the portal.
- Brands: This column displays the names of the brands.
- Total visits: This column displays the total number of all visitors who have visited the brand's website.
- New visits: This column displays the number of new visitors who have visited the brand's website.
- Returning visits: This column displays the number of returning visitors who have visited the brand's website.
- Bounced visits: Here, we get the number of one page visits that ended without any interaction with the website page or chat widget.
- Bounce rate: This displays the percentage of bounced visits in relation to the total number of visits. (Number of bounced visits/Number of all visits)*100.
- Page view: This column displays the number of page views tracked by the brand.
- Total chats: Here, we get the total number of chat sessions (Attended chats + Missed chats) that took place within the brand.
- Attended chats: This column displays the number of chats sessions that were attended by operators.
- Missed chats: This column displays the number of chat sessions that were missed by operators.
- Closed chats: Here, we get the number of chat sessions that were closed by operators. This includes chats that were missed and later closed by operators.
- Proactive chats: Here, we get the number of operator initiated chat sessions that were responded to by visitors.
- Responsive chats: This column displays the Number of visitor initiated chat sessions that were attended to by the operators.
- Total calls: Here, we get the total number of calls (Attended + Missed) that took place within the brand.
- Attended calls: This column displays the number of calls that were attended by operators.
- Missed calls: Here, we get the number of calls that were missed by operators.
- Incoming calls: Here, we get the number of visitor initiated calls that were attended to by operators.
- Outgoing calls: This column displays the number of operator initiated calls that were attended to by the visitors.

Note: When the selected time range is Today, a performance indicator will be displayed for all KPI metrics. The performance indicator compares current value of the metric to yesterday’s value and displays the difference in percentage.
Operators reports
The Operators Module provides detailed data of your SalesIQ operators' chat activities, their performance standards and other information that reflect their on-the-job functioning on your portal. You can view reports and learn more about your operators' performance with the reports on this module.
The following metric widgets and charts are available in the Operators Reports Module:
- KPI Metrics
- Chat activities
- Feedback rating
- Operator status
- Operator availability
- Chat load distribution
- Chat Actions
- Chat waiting time
- Chat topics and performance
- Chat Abandonment
- Operator performance
Let's look at all of these metric widgets in detail.
KPI Metrics
The KPI (Key Performance Indicators) Metrics provide a clear overview of crucial parameters related to the chat activities happening on your portal as per the utility filters in place. The following are the metrics available in the KPI widgets.
- Picked up chats - Count of the chats picked up by the operators in the selected time range.
- Missed chats - Count of the chats missed by the operators in the selected time range.
- Closed chats - Count of the chats completed and closed by the operators in the selected time range.
- Active operators - Number of operators who were involved in at least one chat during the selected time range.
- Chats hours - This provides the count of the hours spent by operators on chat sessions.
Chat activities
The bar graphs show the details of chats within your SalesIQ portal. The data is mapped against time series which can be changed based on user preference.
Following data points can be seen in the graph.
- Picked up - This provides the count of the chats picked up by the operators. This count does not include the transferred chats.
- Transfer accepted - This provides the count of transferred chats that were accepted by the operators.
- Transferred - This provides the count of the chats transferred from one operator to another.
- Closed - This provides the count of the chats completed and closed by the operators.
- Missed - This provides the count of the chats missed by the operators.
The data in the chart can be viewed with respect to various durations. You can choose to view the data by Hour, Day, Date, Week or Month. Based on this selection, the data will be reflected in the chart.
This chart also gives a summary of the following data at the top left.
- Acceptance rate - The Acceptance rate is the percentage of chats accepted by the operators compared to the total number of incoming chats. The data includes both picked up and transfer-accepted chats.
- Chats per operator - This denotes the average number of chats being handled by an operator.
- Average chat duration - This value refers to the average time spent by operators in chat sessions.
At the top right of this report chart, we have 3 icons.
- Show detailed view - The first icon is the Show detailed view option. This provides a more detailed view of the data pertaining to the Opertors' chat activities. The View by option to the left allows you to view the detailed reports based on various durations. You also have the date filters, email and exporting options to the top right.
- Email - The email option allows you to send the report details to the necessary email addresses instantly.
- Export - This option allows you to export the table to your device.
Note - These 3 options, i.e. Show detailed view, Email and Export options will be available in all the charts that follow.
Feedback rating
The Feedback rating Report provides data on the feedback received for the chat sessions.
- The data bars show the number of chat sessions with Good, Bad and Ok ratings. The widget also shows the number of chat sessions that went unrated.
- This also shows the percentage value for each rating.
- A feedback summary of the chart is also provided for inference.
- Average rating: Average of all chat session ratings
- Operators with rating equal to or more than the average: Number of operators with same/or more rating than the average rating mentioned above.
When you click on the Show detailed view option on the top right of the chart, the detailed view of the feedback report will display an elaborate table of metrics relating to operator performance.
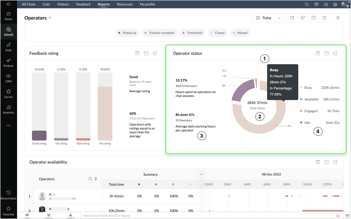
Operator status
The Operator Status report provides an overview of the time (hours) for which the operators' status was Busy, Available, Engaged and Idle according to selected time range.
- The data chart shows the count and percentage of hours when the operators were in Busy, Available, and Idle statuses.
- Total Hours combining all the statuses of operators is shown within the data chart.
- A status summary of the chart is also provided for inference. It denotes the average daily working hours per operator and number of operators on the portal.
- The various operators' status with the respective hours is listed on the right.
- Available - This denotes the hours that operators were available for chat sessions
- Busy - This refers to the hours that operators were not in a state to attend chats.
- Idle - This refers to the total duration in which the operator's status was idle.
- Engaged - Total duration in which the operator's status was Engaged.
When you click on the Show detailed view option on the top right of the chart ,the detailed view of the Operator status report displays an elaborate table of operator metrics for each operator on your portal.
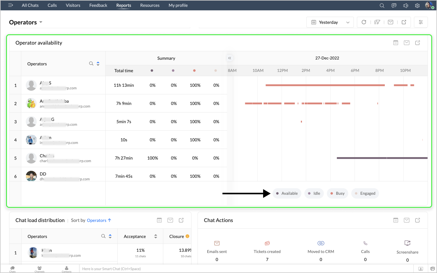
Operator availability
The Operator availability Report shows the availability and status of each operator on SalesIQ according to the selected time range.
- In this Operator availability report, we get separate hours of each status of each operator on your portal.
- When the selected time range is a single date, The Operator availability Report shows the availability, status and status change of each operator mapped against the hours of the selected date.
- When the selected time range is more than a day, the operator availability chart shows the login action of each operator. i.e. if an operator has logged in to SalesIQ for that day.
In both cases, a summary table will be displayed on the left that shows the following info.
- Total time: Total login time during the selected time range.
- Available: Percentage of the total time the operator was in available status during the selected time range.
- Engaged: Percentage of the total time the operator was in engaged status during the selected time range. This means that the operator is completely occupied with chat sessions and cannot attend any more chats. The status changes automatically when the configured chat limit for the operator is reached. For example - The configured chat limit for Operator X is 5. Then if operator X is handling 5 chat sessions at the same time, their status will change to "Engaged" automatically.
- Idle: Percentage of the total time the operator was in Idle status during the selected time range.
- Busy: Percentage of the total time the operator was in Busy status during the selected time range. This status indicates that the operator is not in a state to attend chats. No chat notifications will be sent to operators during this status.

When you click on the Show detailed view option on the top right of the chart ,the detailed view of the Operator status report displays an elaborate table of time bound metrics for each operator on your portal.
Chat load distribution
This report gives the workload distributed to the various operators on your portal in terms of count and percentage of chats.
The following data points are available in the chart.
- Acceptance - Percentage and number of chats attended by the operators in comparison to the total chats attended by all operators.
- Closure - This provides the rate at which chats have been closed by operators in values of percentage as wells as count of chats in comparison to chats closed by all operators.
- Hours - Percentage of time/hours spent by the operator in chat sessions in comparison to the total chat hours by all operators.
When you click on the Show detailed view option on the top right of the chart ,the detailed view of the Chat load distribution report displays an elaborate table of time bound metrics for each operator on your portal.
Chat Actions
The Chat Actions report provides the counts of a list of all activities during chat sessions by operators on your portal.
The following data points are available in the chart.
- Emails sent - The number of emails sent from the operator chat window during chat sessions.
- Tickets created - Number of tickets created on Zoho desk or other help desk integrated software from the operator chat window during chat sessions.
- Moved to CRM - Number of visitors' info moved to CRM as leads or contacts from the operator chat window during chat sessions.
- Calls - Number of calls made by operators using SalesIQ's native call facility.
- Screen share - Number of screen shares made by operators using SalesIQ's native screen share facility.
When you click on the Show detailed view option on the top right of the chart ,the detailed view of the Chat actions report displays an elaborate table of metrics for each chat conversation on your portal.
Chat waiting time
The Chat waiting time report provides the average waiting time of visitors for chats and calls on your portal.
When you click on the Show detailed view option on the top right of the chart, the detailed view of the First response time report displays an elaborate table of metrics for each chat conversation on your portal.
Chat topics and performance works with conversation tags i.e. the tags your operators have associated with every chat session.
- The widget displays the top 30 conversation tags based on either "Usage count" or "Ratings" which can be selected by the user in the order by drop-down found near the widget title. By default "usage count" is selected.
- Irrespective of the selection in order by drop-down, The colour of every tag will be based on the average rating of the chats they are associated with. Users can select/unselect the legends to filter the displayed tags based on their rating.
The following data points are available in the chart.
- Good: Average rating of all the chats associated with the tag is Good.
- Ok: Average rating of all the chats associated with the tag is Ok.
- Bad: Average rating of all the chats associated with the tag is Bad.
- Unrated: Majority of the chats associated with the tag is Unrated.
When you click on the Show detailed view option on the top right of the chart, the detailed view of the Chat topics and performance report displays an elaborate table of metrics for topics and subjects grouped using Tags.
Chat Abandonment
The Chat Abandonment chart provides the number of chats that were not picked up by operators despite them having slots and being available.
Missed chats Vs Abandoned chats:
- Missed chats: Chats that were genuinely missed because all operators were engaged or not available.
- Abandoned chats: Chats that were missed for no reason despite operators being available and not engaged.
The following data points are available in the chart.
- Direct chats abandoned - Chats that visitors directly initiated, but were abandoned by operators.
- Transferred chats abandoned - Forwarded chats that were abandoned by operators.
- Total chats abandoned - Total number of chats abandoned by operators in comparison to the total number of incoming chats.
When you click on the Show detailed view option on the top right of the chart, the detailed view of the Abandonment rate report displays a table of metrics for the abandoned chats on your portal.
The Operator Performance gives a detailed view of each operator with all the necessary metrics in a tabular format allowing you to understand the functioning of each operator, their growth and overall performance. The view displays the following data as columns for each operator in the portal.
- Working hours - This is the total operator check-in duration in SalesIQ. This is the sum of available time + idle time + engaged time + busy time.
- Available time - Total duration in which the operators' status was Available.
- Idle Time - Total duration in which the operator's status was idle.
- Busy time - This indicates the hours when operators are not in a state to attend chats.
- Engaged time - Total duration in which the operator's status was Engaged.
- Chats Owned - The number of chats assigned to the operator. This only includes the chats that have been ended by the operator.
- Chats picked up - The number of chats picked up by an operator.
- Proactive chats - Number of operator initiated chat sessions that were responded to by visitors.
- Chats involved - Number of chats the operator was involved in. This includes the chats owned by the operator, chats attended and later transferred to other operators.
- Missed Chats - Number of chats missed by the operator.
- Calls - Number of calls attended by the operator
- Total call time - Total time spent by the operator to assist the visitor's queries on the website via call.
- Average feedback - Average feedback received for the chats for the chats owned by the operator.
- Total chat time - Total time spent by the operator to assist the visitor's queries on the website via chat.
- Average chat duration - Average duration of all chat sessions owned by the operator.
- Average call duration - The average duration of all calls owned by the operator
- Average response time - Average time taken by the operator to respond to a visitor's message.
- Multiple Chat Time - Duration during which the operator was handling more than one chat.
- Chat transfers accepted - Number of chat transfers accepted by the operator.

There are additional columns available that you can add to the operator performance table if needed. These columns can be chosen at the top left by clicking on 'Add more columns'. Once the columns are added, these will appear in the operator performance table. The additional columns available are as follows.
- Chats transferred - Number of chats transferred by the operator.
- Good rating - Number of good ratings received by the operator for chats taken up.
- Ok rating - Number of ok ratings received by the operator for chats taken up.
- Bad rating - Number of bad ratings received by the operator for chats taken up.
- Linear chat time - The duration for which an operator was involved in handling chats.
- Login time - The time at which the operator has checked in for the specified day. This value is available only when the time filter is set to a single day i.e. today, yesterday, a particular custom date or last six hours filters.
- Logout time - The time at which the operator has checked out for the specified day. This value is available only when the time filter is set to a single day i.e. today, yesterday, a particular custom date or last six hours filters.
Bot reports
The Bots module summarises data related to all the bots that are active on your brand(s) or website(s). The reports help you get insights on your bots' interaction with your website visitors and their overall performance.
The following metric widgets and charts are available in the Bots Reports Module:
- KPI metrics
- Chat activities
- Bots vs human operators
- Chat closure trend
- Feedback rating
- Operator offload
- Answer bot responses
- Resolved chats
- Message metrics
- Bot performance
Let's look at all of these metric widgets in detail.
KPI Metrics
The KPI (Key Performance Indicators) Metrics provide a clear overview of crucial parameters related to your bot-chat activities for the various brands as per the utility filters in place. The following are the metrics available in the KPI widgets.
- Chats attended - This provides the count of the chats picked up by the bots.
- Chats closed - This provides the count of chats completed and closed by the bots on their own without human intervention.
- Chats transferred - This provides the count of chats picked up and then transferred to operators for further assistance.
- Active bots - The number of bots that handled at least one chat session irrespective of whether the chat session was closed by the bot or transferred to a human operator
- Chat hours - The count of hours spent by bots on chat sessions with visitors.
Chat activities
The bar graphs show the details of bot chats within your SalesIQ portal. The data is mapped against time series which can be changed based on user preference.
Following data points can be seen in the graph.
- Picked up - This provides the count of the chats picked up by the bots. This is denoted by the dark brown bar in the chart.
- Transferred - This provides the count of chats picked up and then transferred to operators for further assistance. This is denoted by the red bar in the chart.
- Closed - This provides the count of the chats completed and closed by the bots without human intervention. This is denoted by the peach bar in the chart.
The data in the chart can be viewed with respect to various durations. You can choose to view the data by Hour, Day, Date, Week or Month. Based on this selection, the data will be reflected in the chart.
This chart also gives a summary of the following data at the top left.
- Proactive chats - These refer to the chats proactively started by the bots to converse with visitors.
- Reactive chats - These refer to the chats that were started by the visitors first and then responded to by the bots.
- Avg. chat duration - This value refers to the average time spent by bots in a chat session with visitors.
At the top right of this chart, we have 3 icons.
- Show detailed view - The first icon is the Show detailed view option. This provides a more detailed view of the data pertaining to the bots' chat activities. The View by option to the left allows you to view the detailed reports based on various durations. You also have the date filters, email and exporting options to the top right.
- Email - The email option allows you to send the report details to the necessary email addresses instantly.
- Export - This option allows you to export the required reports to your device.
Note - These 3 options, i.e. Show detailed view, Email and Export options will be available in all the data charts that follow.
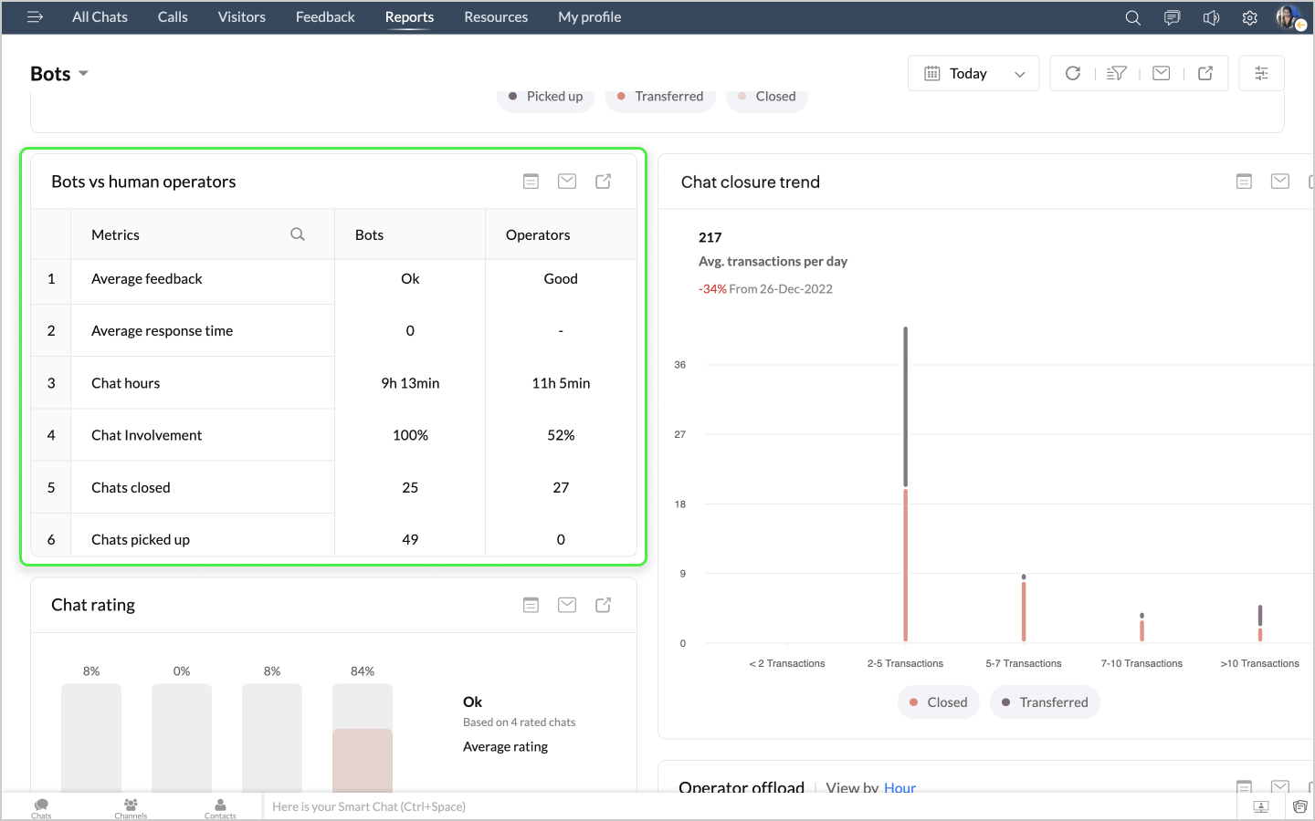
Bots vs Human Operators
This chart provides comparative metrics of bots in relation to operators. The metrics include the following.
- Average feedback - The average feedback provided by visitors for the bots' and operators' performance.
- Average response time - This refers to the average time taken for bots and operators to respond to the visitor's queries.
- Chat hours - The count of hours spent by bots and operators on chat sessions with visitors.
- Chat Involvement - Chat involvement is the percentage of chats the bots or operators have played a part in.
- Chats closed - This provides the count of chats completed and closed by the bots on their own and by operators.
- Chats picked up - This provides the count of the chats picked up by the bots and operators respectively.
- Proactive chats - This refers to the chats proactively started by the bots and operators to converse with visitors.
- Responsive chats - These refer to the chats that were started by the visitors first and then responded to by the bots and operators.

When you click on the Show detailed view option on the top right of the chart , the detailed view displays the list of chats attended by the bots on your portal.
Chat closure trend
This chart shows the depth of your bot conversations. The bar graph indicates the number of chats that were either closed (or) transferred after less than 2 messages, between 2 and 5 messages, between 5 and 7 messages and so on. The chart helps users understand the interactive effectiveness of your bot and make improvements if necessary.
Following data points can be seen in the graph.
- Closed - This provides the count of the chats completed and closed by the bots without human intervention.
- Transferred - This provides the count of chats picked up and then transferred to operators for further assistance.
When you click on the Show detailed view option on the top right of the chart , the detailed view displays the list of chats attended by the bots on your portal.
Feedback Rating
The Chat rating chart provides data on the feedback received for the chat support activities performed by your Bots.
- The data bars show the number of chat sessions with Good, Bad and Ok ratings. The widget also shows the number of chat sessions that went unrated.
- This also shows the percentage value for each rating.
- A feedback summary of the chart is also provided for inference.
- Average rating: Average of all bot chat session ratings.
- Bots with rating equal to or more than the average: Number of bots with rating same/or more than the average rating mentioned above.
The detailed view of the Feedback Rating widget displays the list of chats attended by the bots on your portal.
Operator offload
The Operator offload chart shows the volume of chats offloaded for the operators i.e. the volume of chats taken up by bots , thereby leaving the operators free to take care of other critical tasks.
Following data points can be seen in the graph.
- Acceptance - Percentage of total chats attended by bots compared to total incoming chats. This means that the bots have offloaded the operators by attending X percentage of chats by themselves.
- Closure - Percentage of total chats closed by bots compared to total closed chats.This means that the bots have offloaded the operators by closing X percentage of chats.
This also shows the percentage of Acceptance offload and Closure offload along with total value of the same at the top of the chart.
When you click on the Show detailed view option on the top right of the chart, the detailed view displays the list of chats attended by the bots on your portal.
Answer bot responses
The Answer bot responses chart provides insights into the response statuses of each message sent by answer bots.
Following data points can be seen in the widget.
- Match responses - This refers to the percentage and count of matched responses i.e. the number of visitor messages to which the answer bot was able to respond with an appropriate answer.
- Non-match responses - This refers to the percentage and count of unmatched responses i.e. the number of visitor messages to which the answer bot could not find any answer.
When you click on the Show detailed view option on the top right of the chart, the detailed view displays the list of chats attended by the bots on your portal.
Resolved chats
The Resolved chats chart shows the count of chats that were resolved or closed effectively by the bots on their own without the need for human operator intervention.
- The chart shows the percentage of chats resolved the bots
- The data at the bottom shows the count of resolved chats out of the total attended chats.
When you click on the Show detailed view option on the top right of the chart, the detailed view displays the list of chats attended by the bots on your portal.
Message metrics
The Message metrics chart displays the following data points can be seen in the widget.
- Total messages - Total messages is the number of messages sent by bots to the visitors in the chat sessions.
- Avg. messages per chat - Average number of messages sent by a bot in a chat session.
- Avg. response time - This refers to the average time taken for the answer bot to respond to the visitor's queries.
- Failed messages - The number of messages that failed because of a failure in bot execution.
When you click on the Show detailed view option on the top right of the chart, the detailed view displays the list of chats attended by the bots on your portal.
The Bot Performance report gives a detailed view of each bot on your portal with all the necessary metrics in a tabular format allowing you to understand the operational functioning of each bot. The view displays the following data as columns for each bot in the portal.
- Platform - This refers to the type of bot, whether a Codeless bot or an answer bot or bot created from other bot platforms like SalesIQ Scripts, Dialogflow, Watson Assistant, Azure Bot Service, Webhooks and Haptik.
- Involved chats - Count of chats that the bot was part of.
- Proactive chats - These refer to the chats proactively started by the bots to converse with visitors.
- Attended chats - This provides the count of the chats picked up by the bots.
- Closed chats - This provides the count of chats completed and closed by the bots on their own without human intervention.
- Transferred chats - This provides the count of chats picked up and then transferred to operators for further assistance.
- Resolution rate - The rate or percentage of resolved chats
- Acceptance offload - Percentage of total chats attended by bots compared to total incoming chats. This means that the bots have offloaded the operators by attending X percentage of chats by themselves.
- Closure offload - Percentage of total chats closed by bots compared to total closed chats.This means that the bots have offloaded the operators by closing X percentage of chats.The volume of chats taken up by bots , thereby leaving the operators free to take care of other critical tasks.
- Avg. feedback - The average feedback provided by visitors for the bot's performance.
- Good ratings - Chats that received visitor rating as 'Good' for the bot's performance.
- Ok ratings - Chats that received visitor rating as 'Ok' for the bot's performance.
- Bad ratings - Chats that received visitor rating as 'Bad' for the bot's performance.
- Total chat time - This value refers to the total time spent by bots in chat sessions with visitors.
- Avg. chat duration - This value refers to the average time spent by bots in chat sessions with visitors.
- Avg. response time - This refers to the average time taken for the answer bot to respond to the visitor's queries.
- Match responses - This refers to the percentage and count of matched responses i.e. the number of visitor messages to which the answer bot was able to respond with an appropriate answer. This value will be available only if the bot platform is Answer bot.
- Non-match responses - This refers to the percentage and count of unmatched responses i.e. the number of visitor messages to which the answer bot could not find any answer. This value will be available only if the bot platform is Answer bot.

Live Insights
With the Live insights dashboard, you can view an overview of the chat/call metrics, including operator availability, active chats, active calls, queues, operator engagement, long-running chats, and more. The customer support team administrator or supervisor can get an overview of the chat support status and demand and assign or reroute the chats to the support agents accordingly.
- KPI Metrics
- Long-running chats
- On-going calls
- Operator engagement
- Feedback
KPI Metrics
- Active chats: The number of chats your operators are actively engaged in right now.
- Chats in queue: The number of new chats from the website visitors that have yet to be picked up by the operators and are in the queue right now.
- Missed chats: The number of website visitor-initiated chats the operators missed to assist and the visitor left unanswered on the same day (between 12 AM - and the current time.)
- Average chat duration: The overall chat duration happened during the same day.
- Active calls: The number of calls your operators are actively engaged right now.
- Calls in queue: The number of new calls from the website visitors that have yet to be picked up by the operators and are in the queue right now.
- Missed calls: The number of website visitor-initiated chats the operator missed to assist, and the visitors left unanswered on the same day (between 12 AM - and the current time.)
- Average call duration: The overall duration of all the calls on the same day.
Long-running chats
You can choose to display the longest-running chats in this section. The admin/supervisor can get the list of chats that run past the actual time and figure out the reason to keep up the customer support experience. You can also mention to display all the active chats based on your requirements.
You can click the drop-down and select the desired time limit ( (by default, the Chat running above 10 minutes option is chosen) or the All active chats option.
Ongoing calls
All the ongoing calls your operators are serving are displayed in this section.
Operator engagement
You can view the operators' current availability/engaged status in this section. You can also view the particular operator's availability by choosing their name from the number of operators list or view all the operator statuses.
Feedback
This section will display all the feedback received by the operators on the same day (between 12 AM and the current time). You can click on the View chat option to get to the chat and react to the critical feedback.