Summary Reports
Audience Summary - This card displays metrics explaining the number of likes on your Facebook page, and how the likes were acquired, as listed below:
- Total page likes - The total number of likes for your Facebook page.
- New likes - The number of new likes obtained over a period of time and the average new likes per day.
- Likes lost - The number of likes lost over a period of time, and the average lost per day.
- Organic vs paid likes - The number of likes obtained organically and through paid ads.

Post and Engagement Summary - This card displays metrics through which you can understand how your Facebook posts are doing and how well the audience is engaging with them.
- Total posts - The total number of posts on your Facebook page and the average posts per day.
- Total engagement - The total engagement received on your posts and the average engagement per day.
- Top post - The post with the highest engagement.
- Engagement by post type - A graph differentiating which of the posts(Link, Image, Video, Text) received greater engagement.

Performance Summary - The overall performance of the page can be tracked here through the number of page views and clicks. The metrics displayed are:
- Page profile views - The total views and the average views per day that your page received.
Impression Summary - The summary of the number of times people viewed your Facebook page.
- Page impressions - The number of times people viewed your profile.
- Page reach - The number of people who viewed your profile.
- Organic vs paid reach - The split-up of people who viewed your profile organically or through ads.
Messenger Insights Summary - The total number of connections gained or lost over a period of time can be viewed under Connection gain and Connection lost, and the Average per day can also be analysed.
Audience Reports
Page like growth - This displays a visual comparison of the number of likes obtained vs the number of likes lost per day, over a period of time. Similarly, the total number of followers and the average new followers obtained per day can also be viewed.
Organic vs paid page likes - The number of people who liked your page organically vs those who liked it through ads can be viewed here in comparison with the total likes obtained over a period of time.
Page likes by country - The countries from which the likes have been obtained for the page can be viewed on the map. The denser the color of the country, the higher are the number of likes. The Top five countries that have contributed to the likes can also be found here.
Page likes by language - The languages spoken by the people who have liked your page can be viewed here.
Page likes by city - The cities to which people who have liked your page belong can be viewed here.
Posts & Engagement Reports
Number of posts vs engagement - The number of posts made on your Facebook page and the total engagement received for the posts over a period of time. The average number of posts published per day can also be viewed.
Posts by type - The distribution of the different types of posts like image, link, text, and video can be viewed here.
Top posts - The top-performing posts based on number of reactions, comments, shares, engagement, and engagement rate can be viewed here.

Top connections - The top connections based on most liked, most commented, most mentioned, most messaged, and most engaged are listed here.
Posts by publishing apps - The split up of applications that were used to publish your post can be viewed here, along with the corresponding engagement received for the posts.
Best time to post - The best time to post on your Facebook page depending on the performance of your previous posts. The denser the color, the higher the engagement for the posts during that time range.
Post engagement vs impressions - The number of times your posts have been engaged with vs the number of times your post has been viewed.
Engagement by post type - The total engagement received according to the type of post like image, link, text and video.
Types of engagement actions - The distribution of type of engagement received in the form of reactions, comments, and shares.
Page profile views - The total number of people who viewed your Facebook profile, and a comparison of how many people viewed it while being logged into Facebook versus how many viewed it without logging in.
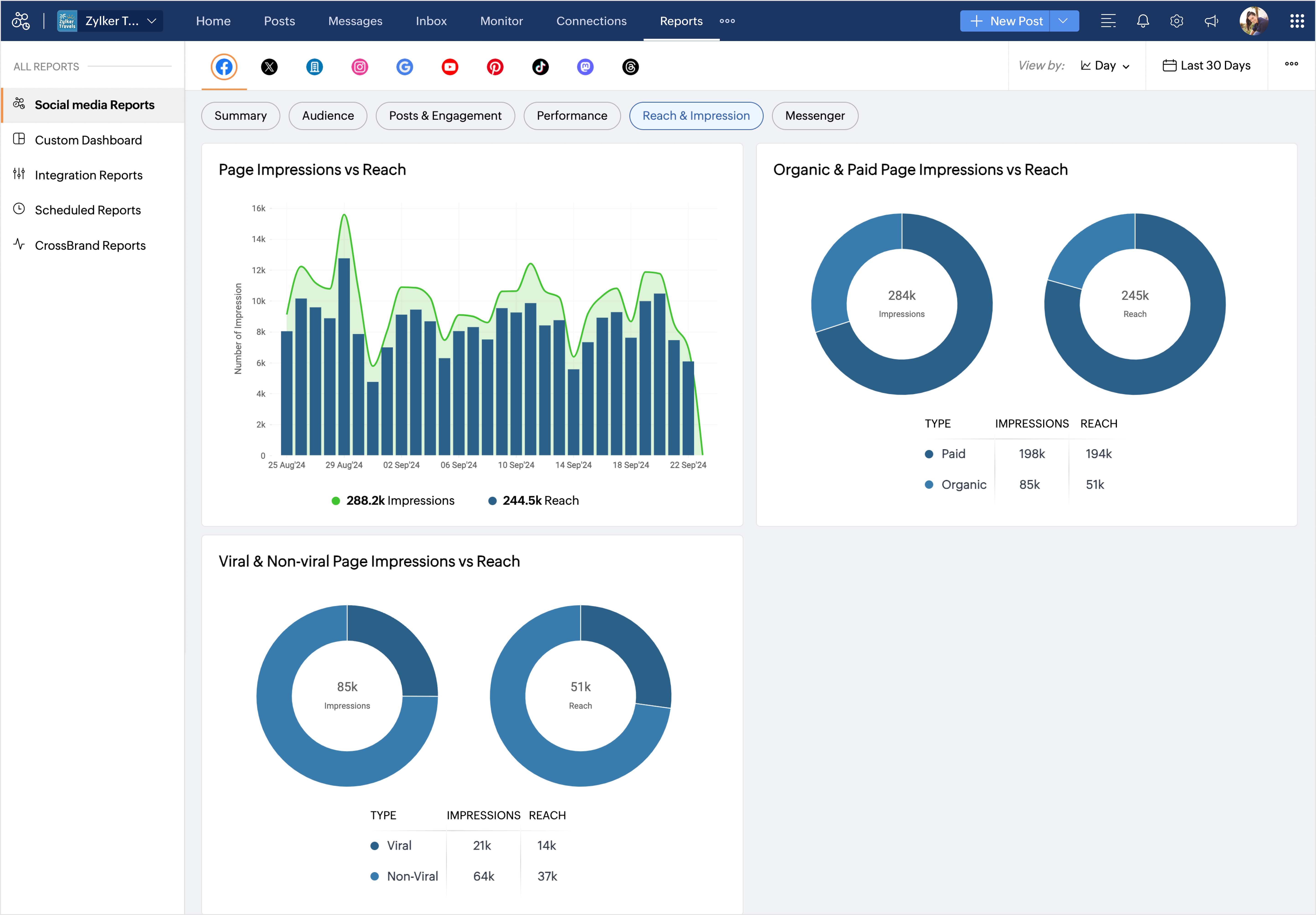
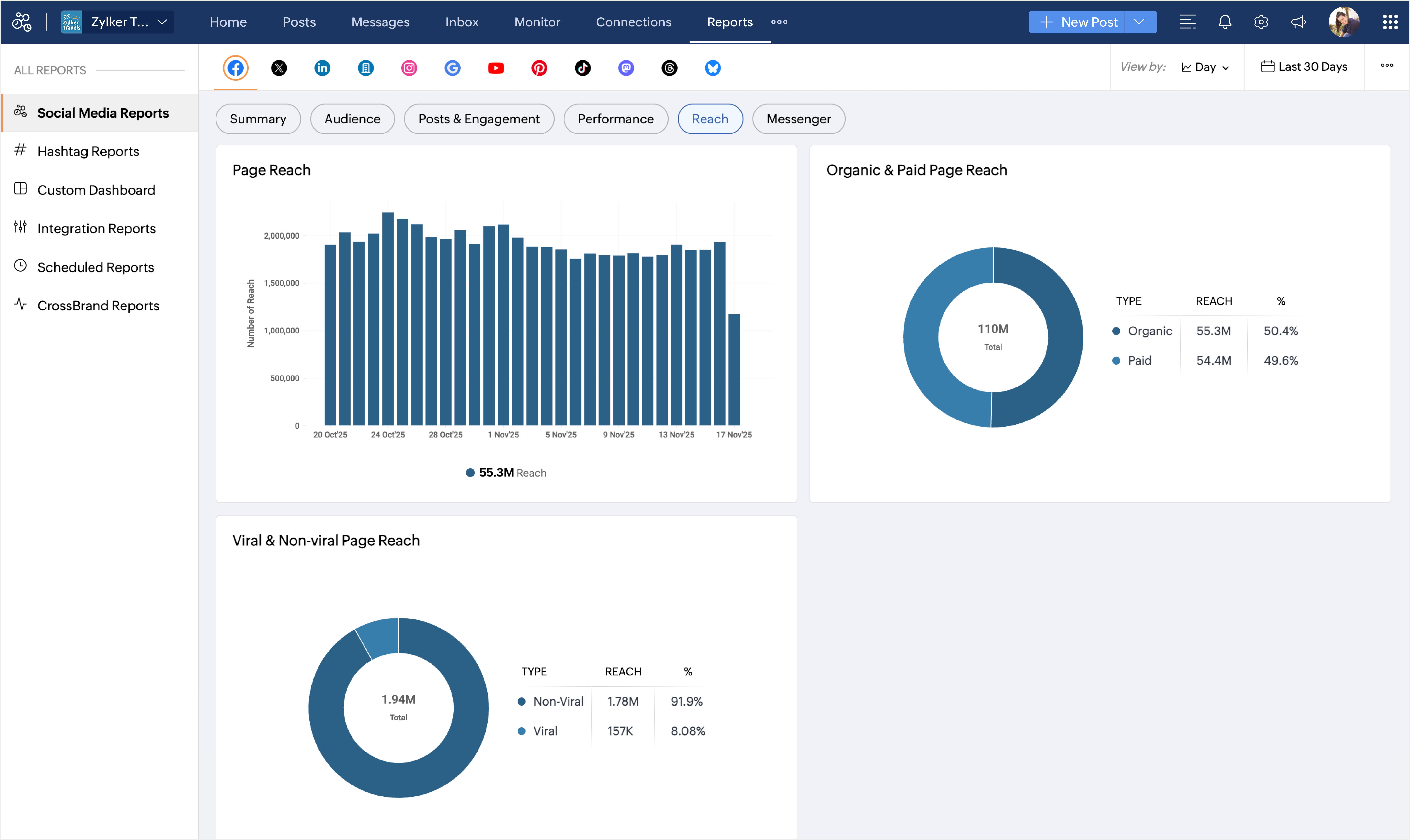
Reach & Impression
Page impressions vs reach - The comparison of the total number of times your page posts were displayed on the users' screens with the number of people who viewed the page over a period of time.
Organic & page paid page impressions vs reach - The comparison of the total number of times your posts were displayed on users' screens organically versus through paid ads, with the total number of people who viewed the posts organically versus through paid ads.
Viral & non-viral page impressions vs reach - The total number of organic impressions and reach of your Facebook posts. Viral impressions and reach are counted when the posts are displayed or viewed by users outside your page audience, whereas non-viral impressions and reach are counted when the posts are displayed or viewed by followers of your page.
Messenger Reports
Connection growth - The connections that were newly added over a period of time from Facebook Messenger.
Connection lost - The connections that were lost from Messenger because they were either blocked or reported.