
We're excited to announce a new feature designed to enhance the accuracy of your email campaign analytics: bot filtering. This feature helps you filter out bot-generated opens and clicks, ensuring your campaign reports reflect genuine recipient engagement.
What are bot clicks?
Bot clicks are actions performed by automated software, not humans. These programs often scan emails for security threats like viruses or malicious links. As a result, they can inflate your engagement metrics by showing multiple clicks from a single contact, even if no one actually interacted with the email.
Why bot filtering matters
Bot-generated activity can distort your campaign performance metrics. Our bot filtering feature helps you eliminate this noise, providing a more accurate picture of your audience's engagement.
Key features of bot filtering
Easy toggle: Enable or disable bot filtering with a simple switch in Settings > General Settings.
Accurate reporting: When enabled, bot filtering automatically excludes bot activity from your campaign reports, offering clearer insights.
Transparency: A visual indicator in your reports shows whether bot filtering is active, ensuring full transparency in your data analysis.
How it works
Default setting: Bot filtering is initially turned off to include all opens and clicks in your reports.
By leveraging bot filtering, you can gain a more accurate understanding of your email campaign performance and make data-driven decisions with confidence.
Note: To provide more granular insights, we're incorporating detailed bot data into our email campaign reporting. This will empower users to monitor performance closely and take informed actions.Due to the simultaneous development of report handling improvements, we have revised the anticipated release date. You can expect this release to go live by Jan 2025.
Here's how to enable the bot filtering option in Zoho Marketing Automation.
Step 1: Bot filtering option
Locate the Bot Filter link under Settings > General settings.

Step 2: Toggle the bot filtering option

When you enable this option, a pop-up will appear to confirm your decision. Click enable to activate this feature, which will be applicable to all upcoming campaigns.
Step 3: Enable/disable the option
Filter enabled: If the bot filter setting is enabled, all bot opens/clicks will be excluded from email campaign reports and overall reports.
Filter disabled: If the bot filter setting is disabled, all bot opens/clicks will be included in email campaign reports and overall reports.



Open rates may decrease when the bot filter is enabled.
Follow-up actions, such as journeys and response action components, will not be triggered by bot interactions.
Campaigns that have already been sent or are in progress will not be affected by new changes. We'll roll this update out in two weeks, and after that, users might notice an increase in opens and clicks, as the bot filter will be disabled by default.
We'll examine the bot settings when sending the campaign.
Please note that Apple Mail Privacy Protection (MPP) opens are not currently filtered in this update. We are working on a solution to handle Apple MPP opens and will provide another update soon.
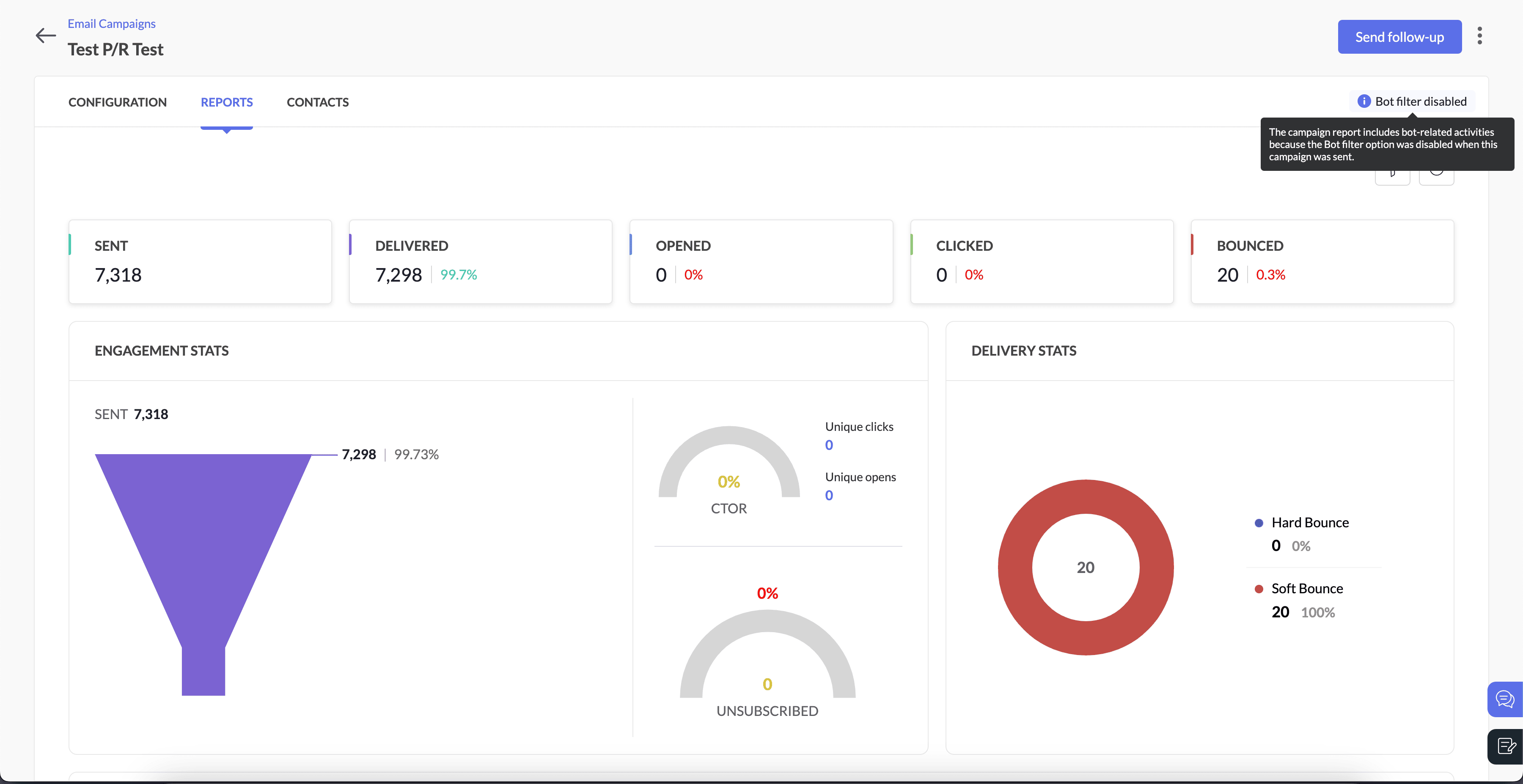
For example, if a user disables bot filtering before sending a campaign but re-enables it afterward, the email campaign report will still reflect bot-related activities. This occurs because the settings were disabled at the time the campaign was sent
Bot filter option when campaign was sent | Bot filter option after the campaign was sent | Bot-related activities in campaign reports |
Enabled | Disabled | Excluded |
Disabled | Enabled | Included |
Step 5: Pop-up confirmation to disable bot filtering

We're here to help
As always, our support team is ready to assist you with any questions you may have about bot filtering or any other feature in Zoho Marketing Automation.
We're confident that bot filtering will provide you with more reliable insights and enable better decision-making and more optimal marketing strategies.
Happy marketing!