Shopifyは、オンラインストア(ネットショップ、ECサイト)の運営に役立つサービスです。Zoho CRMのShopify拡張機能を利用すると、Shopifyのストア上の顧客、売上、商品のデータをZoho CRMに同期できます。具体的には、Shopify上の顧客データを、Zoho CRMの連絡先データとして追加し、その購入履歴を管理することが可能です。
メモ:Shopify拡張機能は、日本(JP)、米国(US)、ヨーロッパ(EU)、インド(IN)、オーストラリア(AU)、カナダ(CA)のデータセンターに登録されているアカウントにおいてのみ利用可能です。
拡張機能のインストール
Shopify拡張機能をインストールするには、次の手順を実行します。
-
[設定]→[マーケットプレイス]→[すべて]の順に移動します。[すべての拡張機能]タブに、利用可能な拡張機能が表示されます。
-
[Shopify for Zoho CRM]を見つけてクリックします。
拡張機能の詳細情報が表示されます。
-
[インストールする]をクリックします。
-
利用条件に同意して[インストールする]をクリックし、進みます。
どのユーザーにインストールするのかを以下から選択し、[Confirm](確定する)をクリックします。
[Install for admins only](管理者のみにインストールする):拡張機能は、管理者権限を持つユーザーのアカウントにのみインストールされます。
[Install for all users](すべてのユーザーにインストールする):拡張機能は、すべてのユーザーのアカウントにインストールされます。
[Choose profiles](権限を選択する):拡張機能は、選択した権限を持つユーザーのアカウントにのみインストールされます。こちらを選択した場合は[Continue](続ける)をクリックし、権限を選択してから[Confirm](確定する)をクリックします。
拡張機能は、上記で選択したユーザーのアカウントに自動でインストールされます。拡張機能の詳細ページが表示されます。

拡張機能の詳細ページで、[Settings](設定)をクリックします。
Shopifyの設定ページが開きます。

Shopifyのストア名、ShopifyのドメインURL、アプリのクライアントIDとクライアントシークレットを入力します。これらの値は、自分のShopifyストアで確認できます。
クライアントIDとクライアントシークレットは、Shopifyのストアに作成したアプリで確認できます。

[Authenticate Shopify](Shopifyで認証する)をクリックします。
アカウントが認証されると、ストアが追加され、以下のように一覧に表示されます。この手順を繰り返して、Shopifyアカウントから複数のストアを追加することもできます。

新しいストアを追加するには、[Add Shop](ストアを追加する)をクリックして、手順7~8を実行します。

[Do you want to enable this shop](このショップを有効にしますか)に対して、[Yes](はい)または[No](いいえ)を選択します。[Yes](はい)を選択すると、ショップを有効にできます。
[Do you want to set as the default shop](このショップを初期設定のショップにしますか)に対して、[Yes](はい)または[No](いいえ)を選択します。[Yes](はい)を選択すると、初期設定のショップとして設定されます。
[Authenticate Shopify](Shopifyで認証する)をクリックします。
Shopifyデータの同期
Shopify拡張機能を使用して、Shopify内のデータをZoho CRMに同期できます。また、Zoho CRM内のデータをShopifyに同期することも可能です。どちらからどちらに同期するか、方向を選択できます。また、同期時に、既存のデータを保持するか、上書きするかを選択することも可能です。
同期の設定を行うには
-
Zoho CRMのShopify拡張機能の詳細ページで設定ボタンをクリックし、Shopify拡張機能の設定ページに移動します。
-
作成したすべてのストアの一覧が表示されます。初期設定のストアを指定します。
-
[Next](次へ)をクリックします。
-
ショップ名と初期設定のストア名が表示されます。この値を編集することはできません。
-
[Sync Type](同期の種類)で、[One Way](一方向)または[Both Ways](双方向)の同期のいずれかを選択します。
一方向の同期を選択すると、ShopifyからZoho CRMへ、またはZoho CRMからShopifyへのどちらか一方向でのみ、データが同期されます(双方向には同期されません)。双方向の同期を選択すると、Zoho CRMとShopify間でデータが相互に同期されます。
一方向の同期を選択した場合、[Sync Behaviour](同期の方向)で、[Shopify to Zoho CRM](ShopifyからZoho CRMへ)または[Zoho CRM to Shopify](Zoho CRMからShopifyへ)のいずれかを選択します。
-
[Conflict Behaviour](不整合の処理)で、データの重複が発生した場合に実行する処理を選択します。[CRM always wins](Zoho CRMのデータを常に優先する)を選択した場合、既存のZoho CRMのデータが保持され、Shopifyの新しいデータで上書きされることはありません。[Shopify always wins](Shopifyのデータを常に優先する)を選択した場合、毎回の同期時にShopifyの新しいデータでZoho CRM内の既存のデータが上書きされます。
- カート放棄(カートに入った商品が決済に至らなかった場合)に関するデータをすべて同期する場合は、[Sync Abandoned Checkouts](カート放棄を同期する)の項目で[Yes](はい)を選択します。同期しない場合は、[No](いいえ)を選択します。
[Yes]を選択した場合に[Include Guest Checkouts](ゲストの決済を含める)のチェックボックスにチェックを入れると、未登録の顧客(ゲスト)の決済情報も同期できます。 - [Next](次へ)をクリックします。

-
[CRM Module] (CRMのタブ)で、[Contacts](連絡先)または[Leads](見込み客)を選択します。
-
[Sync Now](同期する)をクリックします。
Shopify内の過去60日間のデータが、選択したタブにインポートされます。
-
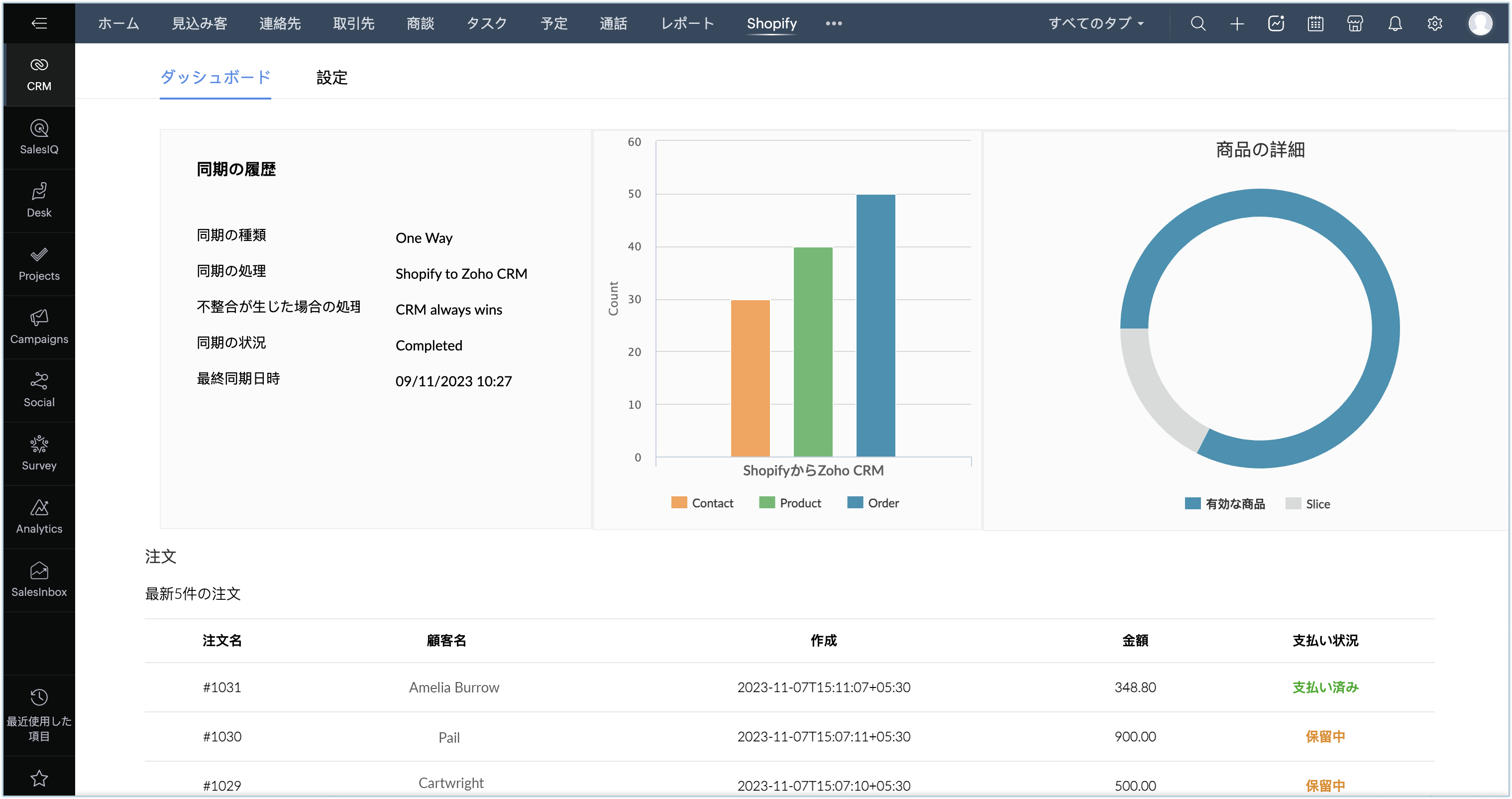
[Dashboard](ダッシュボード)が表示されます。こちらで、すべての詳細情報が[Sync Activity](同期の履歴)、[Product Details](商品の詳細)、[Orders](注文)に分類されて表示されます。
-
同期設定は、設定画面からいつでも変更できます。

メモ:
-
上記のとおり、Zoho CRMには複数のShopifyストアを追加できます。ShopifyからZoho CRMへの同期の際には、ShopifyのすべてのストアからZoho CRMにデータが同期されます。ただし、Zoho CRMからShopifyへの同期においては、Zoho CRMの初期設定のストアのデータのみが同期されます。初期設定のストアは、拡張機能の設定ページからいつでも変更できます。
-
初回のデータ同期完了後、Shopifyで顧客データを変更すると、変更内容はZoho CRMにすぐに反映されます。Shopifyで商品や注文のデータが変更された場合も同様に、変更内容はZoho CRMにすぐに反映されます。
-
ただし、例外として、Shopifyで既存の注文データが修正された場合、変更内容はZoho CRMには反映されません。これは、ShopifyのAPIでは注文データの更新処理を実行できないためです。
初回同期後のデータ取得
初回の同期の際に、ShopifyからZoho CRMにデータが追加されます。初回の同期が完了すると、同期の設定に基づいてデータが同期されます。
-
Shopifyの顧客データは、同期設定に基づいて[見込み客]または[連絡先]のタブに同期されます。
-
Shopifyの商品データは、[商品]タブに同期されます。商品にバリエーションがある場合、すべてのバリエーションにおいて、親商品の項目で指定されたメインの商品名が同期されます。商品のバリエーションの情報は、該当の商品の[Shopify Product Variant](Shopifyの商品のバリエーション)の関連リストにも表示されます。
- Shopifyの注文データは、Zoho CRMの[受注書]タブに同期されます。[下書き]状態の注文データも、同様に[受注書]タブに同期されます。[Shopify_Order_Type](Shopifyの注文の種類)の項目では、注文データの状態(有効/下書き)を確認できます。

-
Shopifyのカート放棄に関するデータは、Zoho CRMの[商談]タブに同期されます。カート放棄に対応する商談データのステージは、[交渉]に設定されます。決済が完了した場合、該当のデータのステージは
[受注]に自動で更新されます。ステージが[受注]に更新されると、
[受注書]タブに決済データが新しく作成されます。
拡張機能のアンインストール
拡張機能をアンインストールするには
-
[設定]→[マーケットプレイス]→[すべて]の順に移動します。[インストール済み]のタブをクリックすると、アカウントにインストール済みの拡張機能が一覧に表示されます。
-
[インストール済み]タブから[Shopify for Zoho CRM]を検索して、下部にある[Uninstall](アンインストールする)リンクをクリックします。
-
確認画面で[Ok]をクリックして、拡張機能をアンインストールします。