

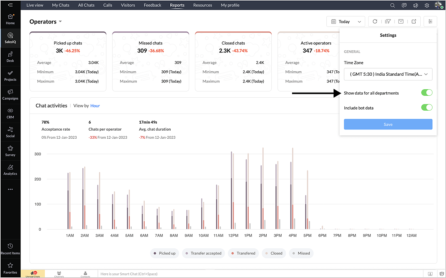
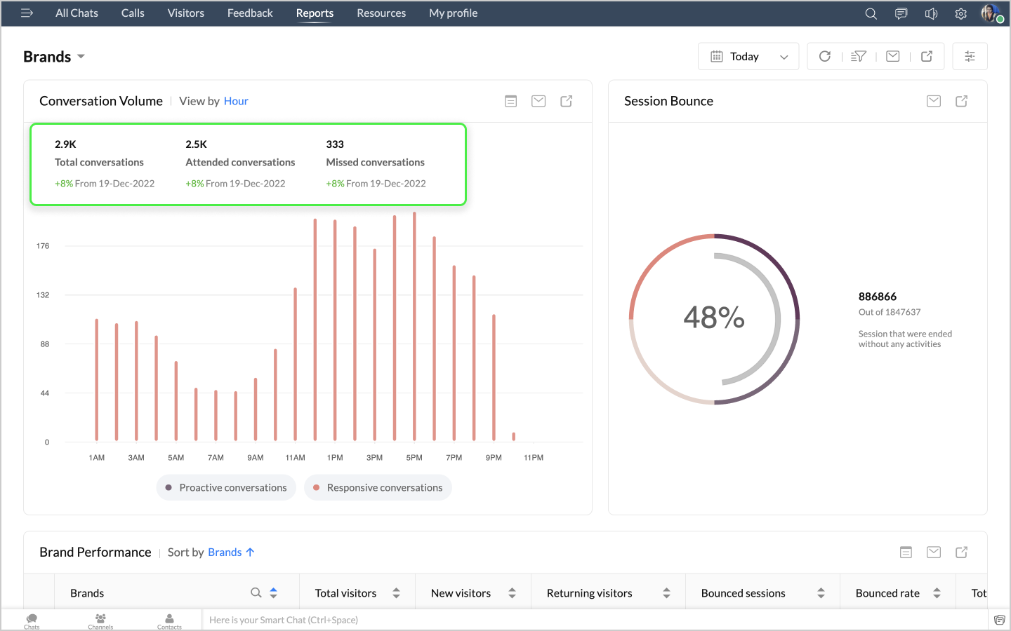
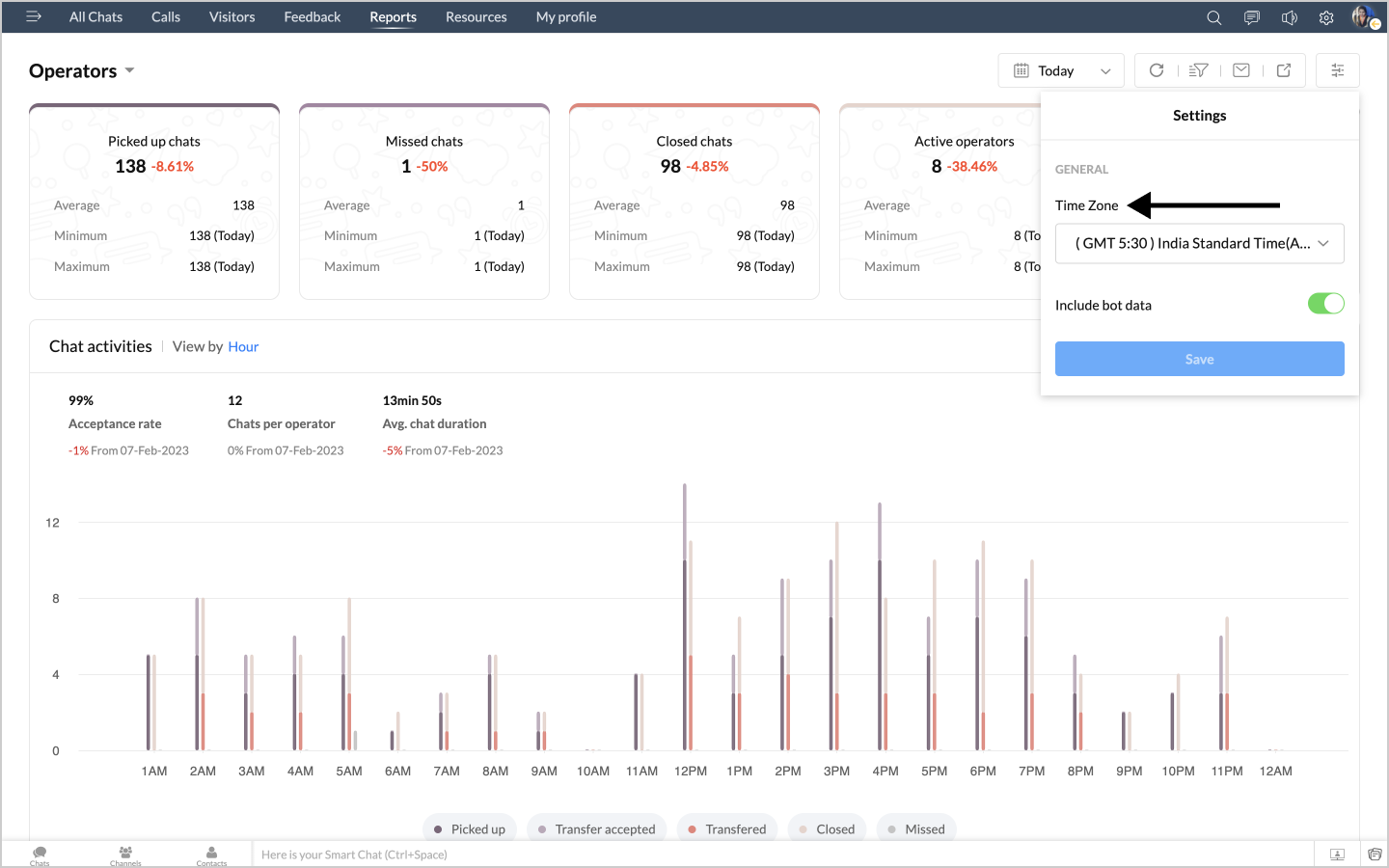
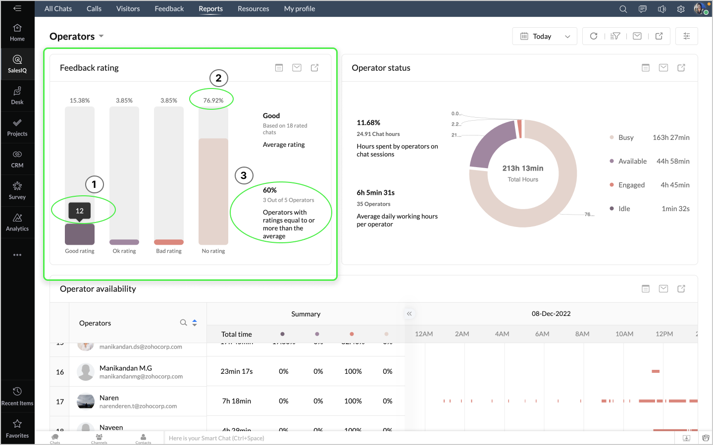
グラフの右上には操作用のアイコンが3つ表示されます。

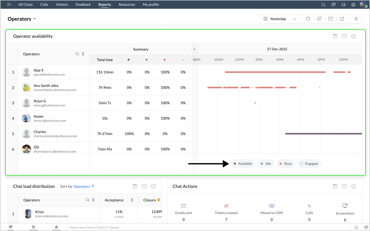
詳細表示アイコンをクリックすると、ステータス別の時間の詳細データが、担当者別に表形式で表示されます。
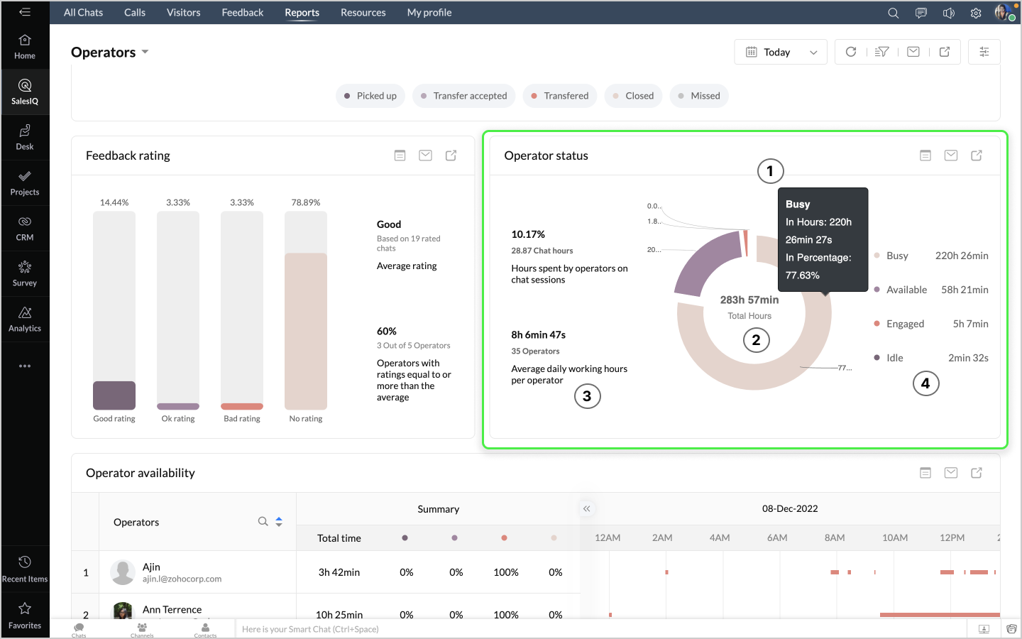
詳細表示アイコンをクリックすると、稼働時間(勤務時間)、取り込み中の時間、対応中の時間などのデータが、表形式で表示されます。
詳細表示アイコンをクリックすると、チャットの対応量のデータが、担当者別に表形式で表示されます。
詳細表示アイコンをクリックすると、チャットの最初のメッセージや訪問者名などのデータが、チャットID別に表形式で表示されます。
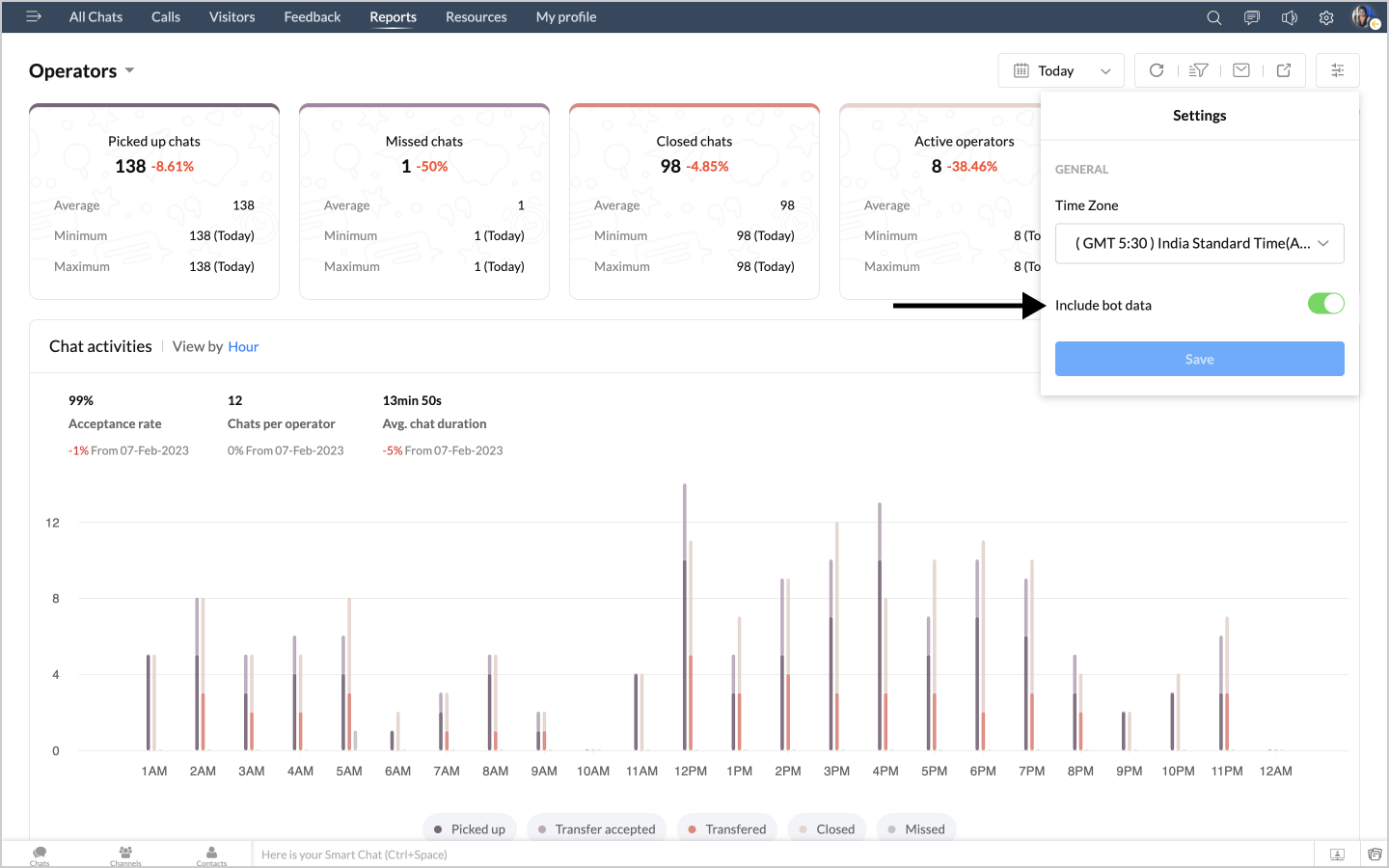
表示する単位は、時間、曜日、日、週、月から選択できます。
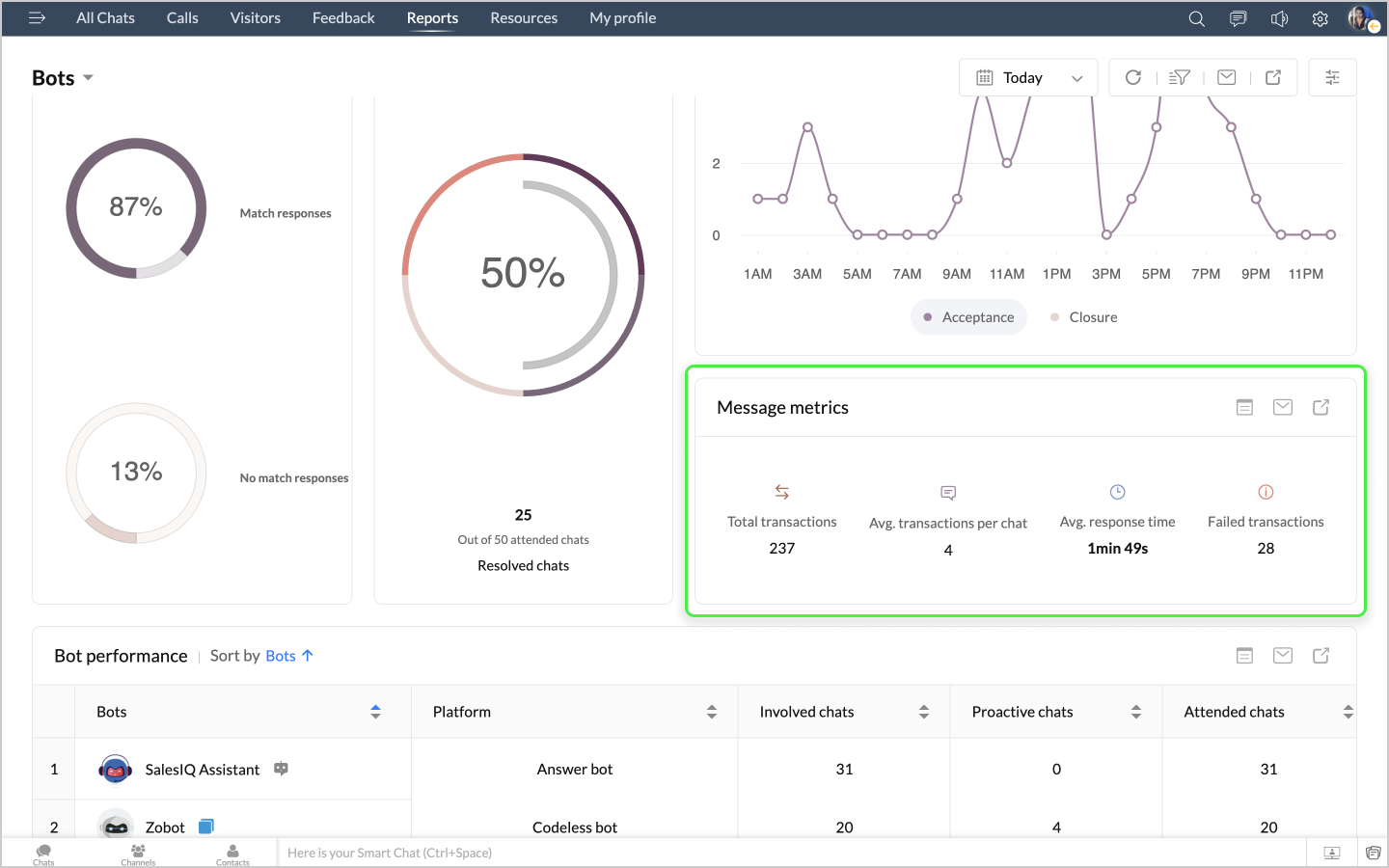
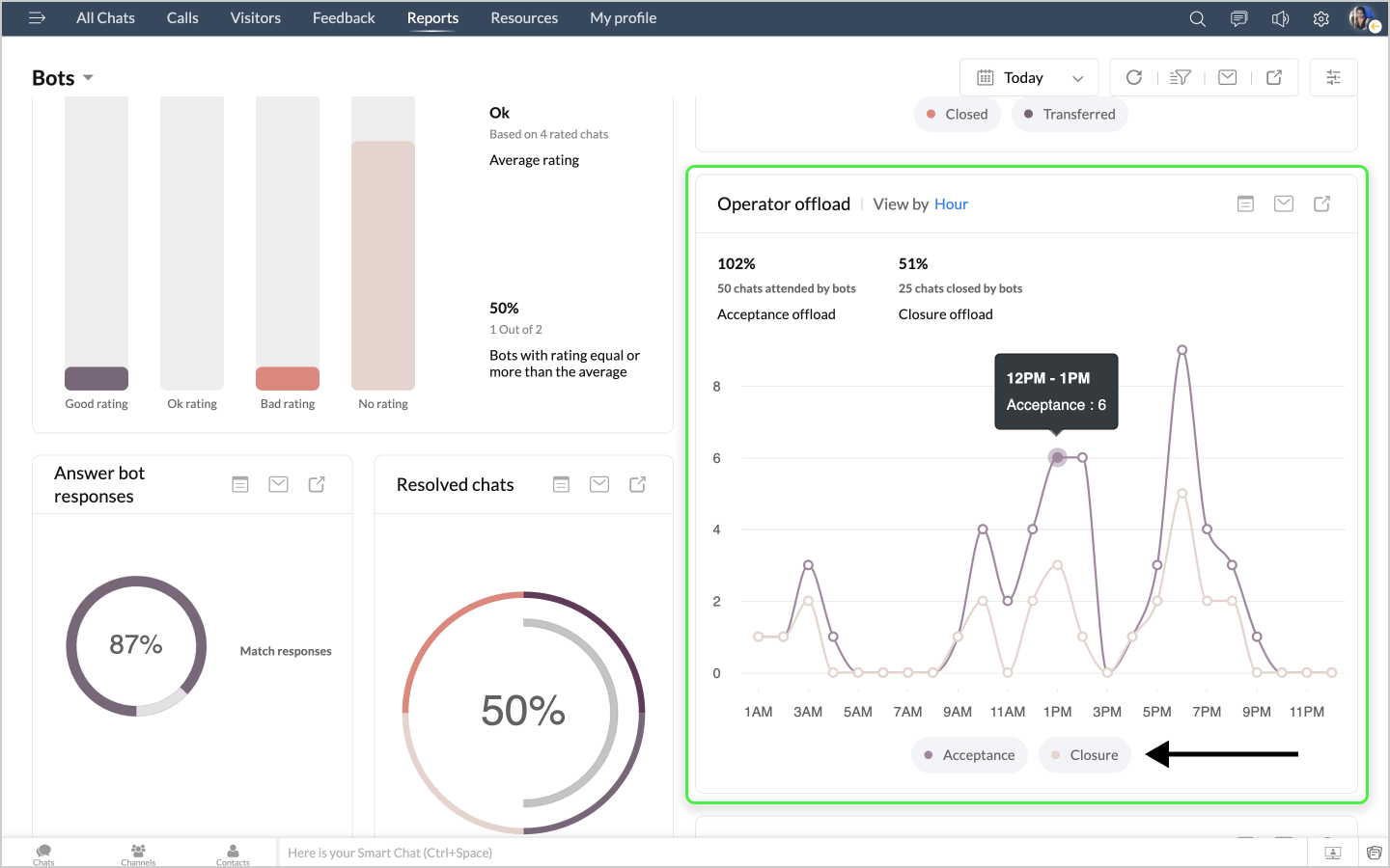
グラフの右上には操作用のアイコンが3つ表示されます。

詳細表示アイコンをクリックすると、チャットの最初のメッセージや訪問者名などのデータが、チャットID別に表形式で表示されます。
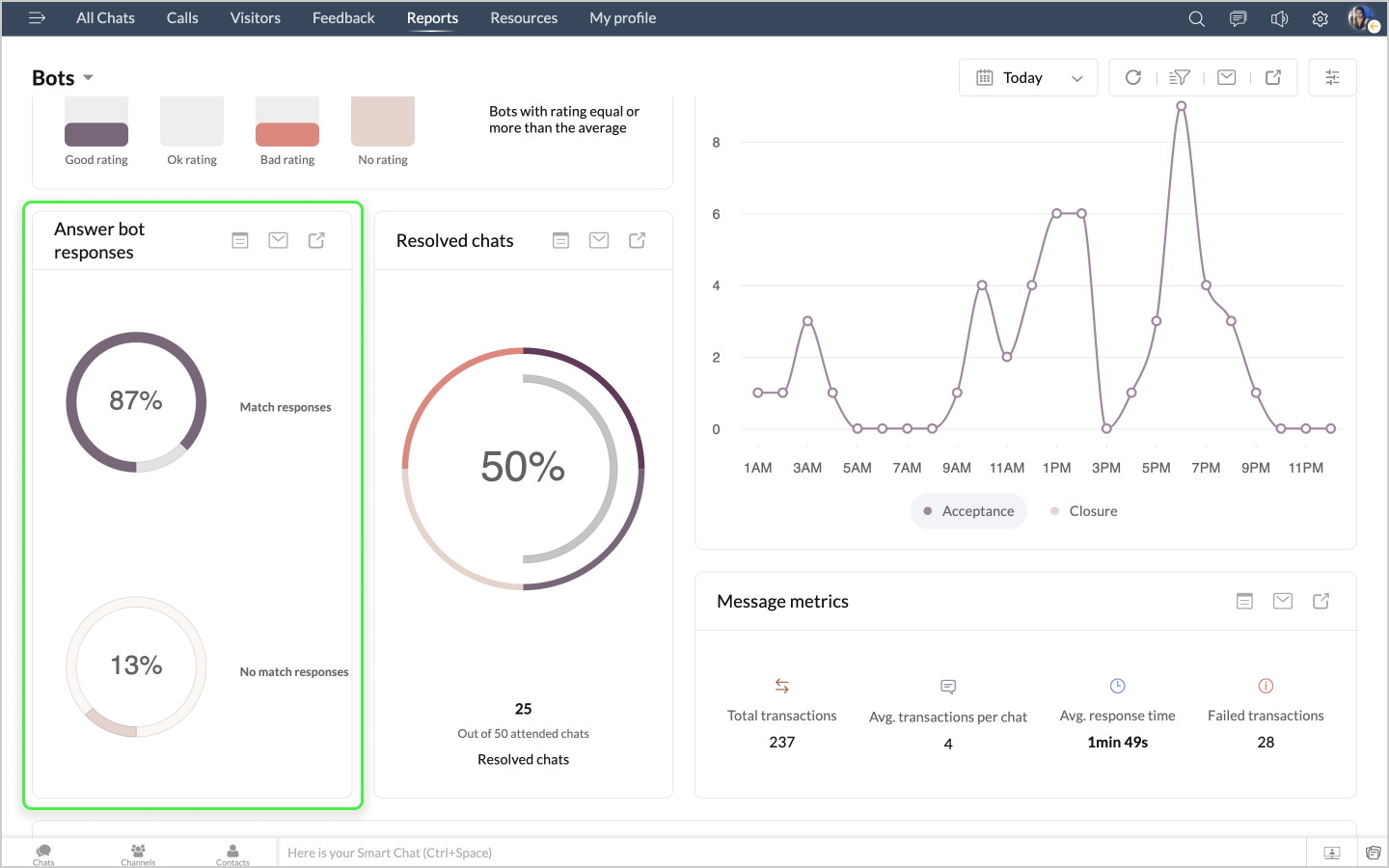
詳細表示アイコンをクリックすると、ボットによるチャットの最初のメッセージや訪問者名などのデータが、チャットID別に表形式で表示されます。
詳細表示アイコンをクリックすると、ボットによるチャットの最初のメッセージや訪問者名などのデータが、チャットID別に表形式で表示されます。
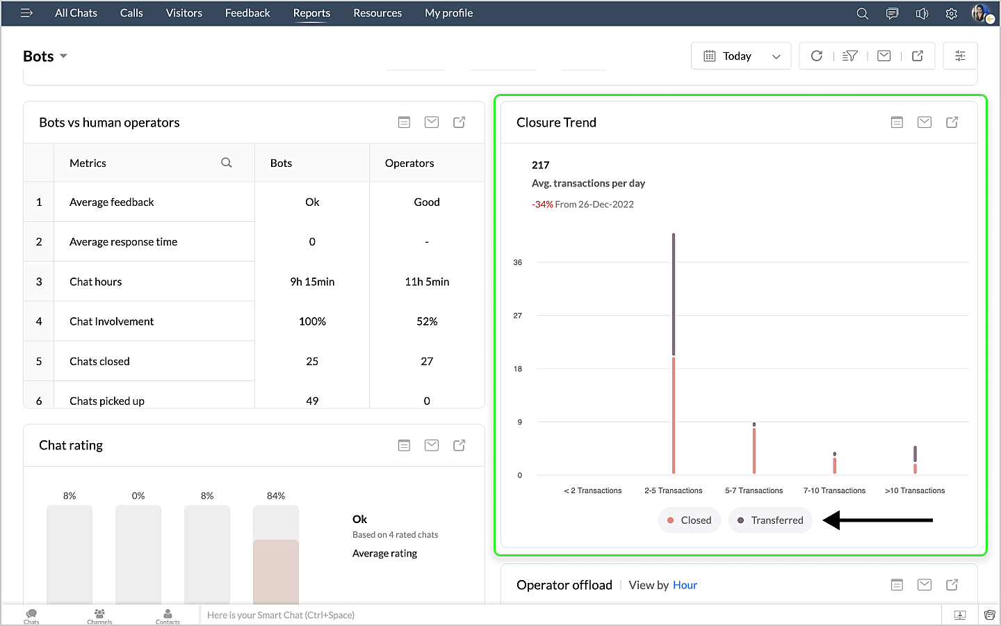
詳細表示アイコンをクリックすると、チャットの最初のメッセージや訪問者名などのデータが、チャットID別に表形式で表示されます。
詳細表示アイコンをクリックすると、チャットの最初のメッセージや訪問者名などのデータが、チャットID別に表形式で表示されます。

「導入したばかりで基本操作や設定に不安がある」、「短期間で集中的に運用開始できる状態にしたい」、「運用を開始しているが再度学び直したい」 といった課題を抱えられているユーザーさまに向けた少人数制のオンライントレーニングです。
日々の営業活動を効率的に管理し、導入効果を高めるための方法を学びましょう。