お知らせ:当社は、お客様により充実したサポート情報を迅速に提供するため、本ページのコンテンツは機械翻訳を用いて日本語に翻訳しています。正確かつ最新のサポート情報をご覧いただくには、本内容の
英語版を参照してください。
PageSenseでは、セグメントやフィルターを使用して、ウェブページ上で共通の特徴や行動を持つ訪問者ごとに実験レポートを絞り込むことができます。これには、セグメントAudience機能を活用し、レポートを迅速に分割し、訪問者の種類、参照元URL、デバイス、場所など、さまざまなオーディエンスセグメンテーション設定を適用して、より深いインサイトを得ることで、最適なマーケティング判断やWebサイトのコンバージョン最大化につなげることが可能です。例えば、eコマースサイトでA/Bテストを実施しており、Google Chromeブラウザを利用しているモバイルデバイスの訪問者のみに絞った結果を確認したい場合、ブラウザでGoogle Chrome、デバイス種類で電話番号を選択して、レポートをセグメント・フィルターできます。
オーディエンスセグメンテーションを実験レポートで活用することで、下記のタスクがより簡単になります:
- ターゲットオーディエンスの所在地を把握しやすくなる
- 特定の訪問者グループがどの商品を最も多く閲覧・購入しているか確認できる
- どのマーケティングキャンペーンやトラフィックチャネルがより良い成果を生み出しているかを確認できる
- 異なるデバイスでの異なるタイプの訪問者のパフォーマンスを比較できる
この記事では、PageSenseで利用できる2種類のオーディエンスセグメント(スマートおよび詳細)について詳しく説明し、レポートをセグメント化することで、より有益な顧客情報を得る方法をご案内します。
スマートセグメンテーション
PageSenseのスマートセグメンテーションは、あらかじめ定義された基準(訪問者の種類、参照元、国、デバイス種類、ブラウザ、オペレーティングシステムなど)に基づいて、特定のオーディエンス指標を迅速かつ簡単、そしてスマートにフィルタリングする方法です。さらに、週の特定の日や時間帯ごとのWebサイトへのトラフィックも表示できます。これにより、Webサイト上でさまざまな訪問者グループの行動や傾向を分析し、頻繁に訪れる顧客へのターゲティングや最適化が可能です。
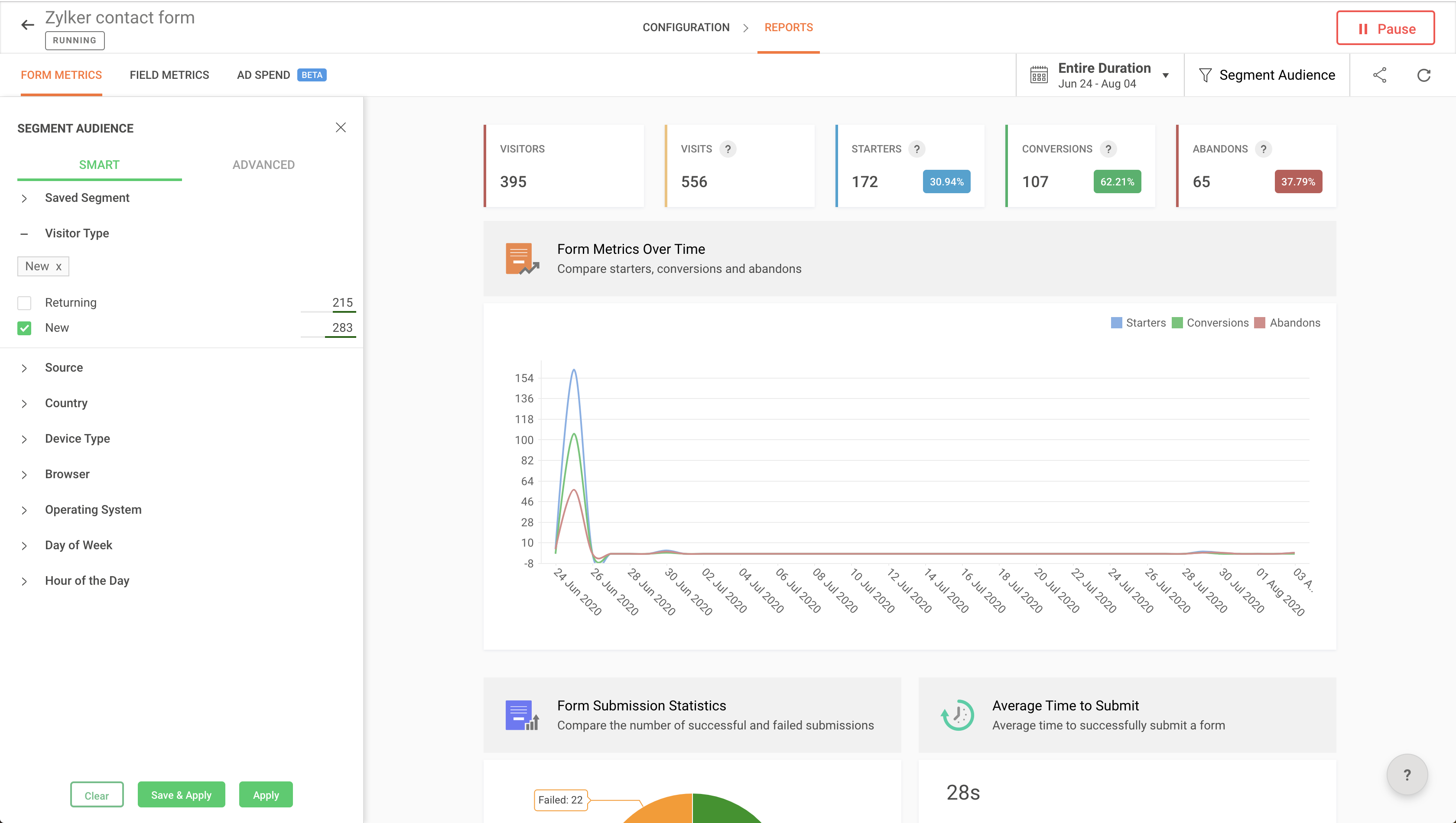
PageSenseでスマートフィルターを使ってレポートをセグメントする手順:1. 左側のペインから実験を選択し、上部のレポートタブをクリックします。
2. 右上のセグメントAudienceボタンをクリックし、左側のペインに2種類のオーディエンスフィルタリングセグメントを表示します。

3. SMARTをクリックし、リストから標準のオーディエンスセグメントを選択してください。
例:
例えば、eラーニングサイトを運営していて、Webサイトに初めて訪れるfirst-時間の訪問者のみをフィルターしたい場合、新規 Visitorsを選択できます(スクリーンショット参照)。

4. 次のいずれかをクリックします:
5.レポートは、選択済みセグメントに一致するデータで更新・セグメント化されます。

Visitor 種類
訪問者がWebサイトで新規かリピーターかに基づいて、レポートをフィルターできます。PageSenseはクッキーを使用して、実験における新規またはリピーターの訪問者を判定します。
- 新規 Visitor:そのドメインのいずれかのテストに初めて参加する訪問者。
- Returning Visitor:同じドメインで既に別のテストに参加したことがある訪問者。
例:
例えば、eコマース法人を運営していて、リピーターが新規訪問者と比較して、購入ファネル内でより多くの取引や売上を達成したかどうかを確認したい場合に活用できます。

Device 種類
訪問者がWebサイトにアクセスする際に使用しているデバイスの種類(モバイル、デスクトップ、タブレット、スマートTVなど)に応じて、PageSenseでレポートをフィルターできます。
例:
例えば、eラーニングサイトを運営していて、スマートフォン端末でのプッシュ通知の効果を確認したい場合に活用できます。
ブラウザー
訪問者がWebサイトにアクセスする際に利用しているブラウザー(Chrome、Firefox、Opera、Safari、その他)ごとにレポートを分解できます。
例:
例えば、eコマースサイトでバイヤーズジャーニーファネルを運用している場合、Safariブラウザーを利用しているユーザーの訪問トラフィック、コンバージョン、離脱率のレポートを確認できます。
トラフィック データ元
訪問者がWebサイトにアクセスする際に利用するトラフィックソースに基づいて、実験レポートをフィルターできます。スマートセグメントで利用できるトラフィックソースの種類は以下の通りです。
Referral トラフィック:紹介元のWebサイトから直接URLを入力せずに、またはブックマークリンク経由でもなく、Webサイトに訪問したすべてのユーザーが含まれます。
例:
たとえば、ホームページにプロモーションバナーを追加してA/Bテストを実施し、特定のReferralトラフィック元である 'www.couponcodes.com' からWebサイトに訪問し、設定した目標を達成したユーザー数を確認したい場合です。
Social トラフィック:Facebook、Google+、Twitter、LinkedIn、PinterestなどのソーシャルメディアプラットフォームからWebサイトに訪問したすべてのユーザーが含まれます。
例:
複数のソーシャルプラットフォームでバナー広告を掲載し、Twitterからのユーザーのみを絞り込んでレポートを作成したい場合などです。
Organic トラフィック:Google、Yahoo、Bingなどの検索エンジンで検索結果からWebサイトに訪問したすべてのユーザーが含まれます。
例:
たとえば、新しいブログページに対してオーガニック検索トラフィックからの訪問者をもとにレポートを分け、どのコンテンツやキーワードの表示回数が多いかを確認したい場合です。
支払い済み campaigns データ元:支払い済み広告を経由してWebサイトに訪問したすべてのユーザーが含まれます。 また、UTMパラメーター(utm_source, utm_campaign, utm_medium('ppc' 'cpc' 'paidsearch' '支払い済み')、gclid、およびutm_source)を含むリンクからWebサイトにアクセスしたユーザーも含まれます。
例:
Google広告キャンペーン「Holiday_sale」からショッピングサイトを訪問したユーザーのレポートを絞り込みたい場合などです。
オペレーティングシステム
訪問者がウェブページへアクセスする際に使用しているオペレーティングシステム(Windows、Mac OS、LINUX、iOS、その他)ごとに、experimentレポートをドリルダウンできます。
例
たとえば、Android OSを使用してウェブページへアクセスした訪問者に対するプッシュ通知の効果を表示したい場合。
曜日
特定の曜日(月曜日から日曜日)にexperimentページへアクセスした訪問者を対象に、experimentレポートをフィルターできます。
例:
週末にブログページでのニュースレターサブスクリプションの成功数を測定したい場合。
時間帯
特定の時間帯にウェブページへアクセスした訪問者を対象に、experiment結果をフィルターできます。
例
たとえば、eコマースサイトで1日限定のセールを実施し、最終時間帯における訪問者トラフィックや購入数を表示したい場合。たとえば、時間帯を11時に設定した場合、レポートは11:00~11:59の間にウェブページへアクセスしたすべての訪問者でフィルターされます。
国
特定の国や国リストからWebサイトにアクセスした訪問者に基づいて、experimentレポートをフィルタリングできます。
例:
観光Webサイトで顧客フィードバックのアンケートを開始し、United都道府県からの訪問者が送信した回答や要望の一覧を表示したい場合。
詳細segmentation
詳細segmentationは、PageSenseの強力な機能です。ANDやORによる異なる訪問者パラメーターの組み合わせを用いて、複雑なオーディエンス条件を作成し、experimentレポートをフィルタリングできます。このようなオーディエンスセグメンテーションは、ターゲットとなるオーディエンスグループ内のサブグループを特定し、さらにパーソナライズされたメッセージを届けて、顧客外部連携を強化するために活用されます。
サブグループは、以下のいずれかの要素に基づいて設定できます。
- デモグラフィック(地理的な場所、年齢、性自認など)
- 行動特性(購入活動、閲覧したページ、離脱ページなど)
- 獲得元(オーガニックデータ元、リファラーデータ元、ソーシャルメディアトラフィックなど)
- 訪問者タイプ(新規またはリピーターのウェブページ訪問者など)
- コンテキストパラメーター(曜日や時間帯など)
- 技術的側面(使用中のブラウザ、オペレーティングシステム、デバイス種類など)
PageSenseで詳細フィルターを使ってレポートをセグメントする方法:
1. 左側のペインから実験を選択し、上部のレポートタブをクリックします。
2. 右上のセグメント Audience ボタンをクリックして、左側のペインに2種類のオーディエンスフィルタリングセグメントを表示します。
3. 詳細をクリックし、標準のオーディエンスセグメント条件と論理演算子の値を選択します。
4. 「+」をクリックして、オーディエンスセグメントの組み合わせ(AND またはOR )を選択し、ドロップダウンから2つ目のオーディエンス条件を選択します。
例:
例えば、eコマースサイトで購入者のジャーニーファネルを設定し、SNS経由でホームページに訪問したユーザーのパフォーマンス指標をフィルターしたい場合などに活用できます。
メモ:
- AND演算子は、複数のルールに基づいてオーディエンスをターゲットにしたい場合に便利です。AND演算子を使用した条件は、すべての値が満たされた場合のみ真として評価されます。
- OR演算子は、複数の値のうちいずれか一つが真であれば条件が真として評価される場合に便利です。OR演算子を使用した条件は、いずれかの値が満たされたときに真と判断されます。

5. 新規グループボタンをクリックして、セグメントに複数の条件を定義し、論理的にセグメント条件をグループ化します。
例:
例えば、上記のオーディエンスグループ作成に加えて、ソーシャルメディアからホームページにアクセスした米国在住のリピーターに絞り込んでファネル結果を確認したい場合です。
6. 完了したら、次のいずれかをクリックします:
7. レポートが更新され、選択したセグメントに一致する日付でセグメント分けされます。
保存済みオーディエンスセグメントをレポートフィルターで編集する方法:
1. SMARTセグメントタブに移動し、編集したいオーディエンスセグメントの横にある編集アイコンをクリックします。

2. 詳細タブでオーディエンスグループに必要な変更を加えた後、保存をクリックします。
現在 URL
実験ページ上の特定のURLをもとにレポートをフィルターできます。
例:
Webサイト全体のサインアップページでA/Bテストを実施していて、最初にホームページに訪れたユーザーの結果だけをフィルターしたい場合。
Referral URL
Referrer URLオーディエンス条件オプションを使うと、訪問者がどのURLから来たか(リファラー)に基づいて実験レポートをフィルターできます。
モバイル OS
訪問者がWebサイトにアクセスする際に利用しているモバイルオペレーティングシステム(Android、iOS、Blackberryなど)に基づいて、experimentレポートをセグメント化できます。
例:
例えば、AndroidオペレーティングシステムからWebサイトにアクセスした訪問者のポップアップ応答を表示したい場合。
クエリパラメータ
URLに含まれるクエリストリングに基づいてexperimentレポートをセグメント化できます。つまり、指定したクエリ条件に一致したすべての訪問者がexperimentレポートで抽出・フィルターされます。
訪問者の氏名、メールアドレス、性別、年齢、言語、購入プラン、業種など、Webサイトで収集したデータに基づいてexperimentレポートをフィルターできます。PageSenseでユーザー情報を利用してレポートをフィルターするには、experimentページに追加のコードスニペットを追加する必要があります。詳しい方法はPageSenseでユーザー情報を使ってレポートをフィルターする方法をご確認ください。
メモ:experimentがWebサイト上で実行されていない場合でも、ユーザー情報はPageSenseで収集・保存されます。
例:
たとえば、オンライン出張代理店を運営していて、「年齢グループ18」の女性旅行者だけを抽出したい場合。
Visitor 活動
audience segmentsを作成して、experimentレポートをフィルターできます。これは、訪問者がWebサイト上で実施した(または実施しなかった)処理に基づいています。たとえば、CTAボタンのクリックや購入、ニュースレターのサブスクリプション、機能の使用、その他Webサイト上での行動などが含まれます。PageSenseでvisitor活動を使ってレポートをフィルターするには、実験ページに追加コードスニペットを挿入する必要があります。やり方については、PageSenseでvisitor活動を基準にレポートをフィルターする方法をご確認ください。
例:
たとえば、ショッピングサイトでヘッドフォンを購入した顧客だけをフィルターしたい場合。
詳細レポートフィルターでAND/OR条件を使用する例:
例 1:
たとえば、ブログサイトを運営していて、リファラルトラフィックから来たUnited都道府県の訪問者のみをフィルターしてレポート表示したい場合。下記のように、AND条件を利用して希望の種類の詳細セグメントを作成できます。
例 2:
たとえば、eコマースサイトを運営しており、Google Chromeブラウザを使用してスマートフォンからアクセスした訪問者のフィルター結果を見たい場合。下記のように、Google ChromeをBrowserで選択し、AND条件で電話番号をDevice種類で選択することで、詳細セグメントを作成できます。
