ハッシュタグレポート

ハッシュタグレポート

お知らせ:当社は、お客様により充実したサポート情報を迅速に提供するため、本ページのコンテンツは機械翻訳を用いて日本語に翻訳しています。正確かつ最新のサポート情報をご覧いただくには、本内容の英語版を参照してください。

ハッシュタグは、先頭に「#」が付いた単語または語句で、コンテンツを検索しやすくするためのものです。ユーザーがハッシュタグをクリックしたり検索したりすると、そのトピックに関連するすべての投稿が表示され、コンテンツがより見つけやすくなります。たとえば、#出張 を検索すると、出張に関連付けられた投稿が表示されます。

ソーシャルメディアの各チャネルでは毎日大量のコンテンツが公開されるため、ハッシュタグを使うことで、ユーザーが関連する投稿を簡単に見つけられるようになり、ブランドはコンテンツを効果的にグループ化できます。

Zylker Travels がシンガポールへの家族出張パッケージを 25% 割引で提供すると発表しました。エンゲージメントを高めるために、ソーシャルメディア投稿のキャプションには関連するハッシュタグが含まれています。使用できるハッシュタグの例は次のとおりです。

  1. #zylkertravels– ブランド認知を強化し、オーディエンスの想起率を高めます。
  2. #出張 – 出張関連のコンテンツに関心のあるユーザーにリーチするための、幅広いカテゴリのハッシュタグです。
  3. #traveltosingapore– シンガポール旅行を計画している、または興味のあるユーザーを惹きつけます。
  4. #MyZylkerMoment– 顧客に思い出やレビュー、体験を共有してもらうことで、コミュニティのエンゲージメントを高めます。
  5. #familytrip, #travelwithzylker, #familydestinations, #singaporewithfamily, #traveloffer – これらのターゲットを絞ったハッシュタグにより、オーディエンスをさらに絞り込み、特定の出張オファーを探している家族にとって、コンテンツの関連性を高めます。
これらのハッシュタグを組み合わせて使用することで、表示回数が増え、オーディエンスのターゲティングが改善され、Zylker Travels は適切なタイミングで適切なユーザーにリーチできるようになります。

ハッシュタグ分析が必要な理由: 効果を把握する

投稿にハッシュタグを追加しても、それだけでエンゲージメントが一気に向上する魔法の仕掛けになるわけではありません。人気やトレンドのハッシュタグを組み合わせて投稿がバズることを期待しても、成果につながることはほとんどありません。本当に重要なのは、意図を持って活用することです。

まずは投稿の目的を明確にすることから始めましょう。次のように自問してみてください。
このコンテンツで何を達成したいのか?

たとえば、新しいオーディエンスへのリーチ、オファーの訴求、イベントの申込数増加、Webサイト訪問数の増加、ブランド想起の向上などです。
投稿の目的に合ったハッシュタグを選択できれば、適切なオーディエンスに届きやすくなり、有意義なエンゲージメントを得られる可能性が高まります。

そこで重要になるのがハッシュタグ分析です。どのハッシュタグが成果に貢献しているか、どのハッシュタグがそうでないかを把握できます。

Zoho Social のハッシュタグレポート

Zoho Social のハッシュタグレポートでは、接続済みチャネル全体でこれまで投稿に使用したハッシュタグについて、投稿数、いいね、コメント、シェア数、総エンゲージメントなどの主要なパフォーマンス指標とあわせて、詳細なインサイトを確認できます。

ハッシュタグレポートへのアクセス方法

  1. [レポート]タブに移動します。
  2. [すべてのレポート] で、[ハッシュタグレポート]をクリックします。

ハッシュタグレポートのフィルター

ハッシュタグレポートでは、次の 2 種類のフィルターで結果を絞り込めます。

チャネルでフィルター
ソーシャルチャネルを選択して、そのプラットフォームにおけるハッシュタグのパフォーマンスのみを表示します。

指標で並べ替え
分析したい指標に基づいて、ハッシュタグを並べ替えることができます。
      1. いいね
      2. エンゲージメント
      3. コメント
      4. シェア
      5. 投稿合計
これにより、現在の目標に基づいて、どのハッシュタグが最も成果を上げているかを簡単に特定できます。

日付範囲の設定

ハッシュタグのインサイトを表示したい期間を選択できます。
たとえば、直近 1 か月のハッシュタグのパフォーマンスを分析したい場合は、その期間を選択すると、レポートが自動的に更新されます。あらかじめ用意された期間から選択することも、カスタム期間を設定することもできます。

上位ハッシュタグ(ワードクラウド)

ハッシュタグレポートでは、パフォーマンス上位のハッシュタグをワードクラウド形式でも表示します。このビジュアル表示により、エンゲージメントに大きく貢献しているハッシュタグと、成果が出ていないハッシュタグをひと目で把握できます。これを参考に、今後も使い続けるハッシュタグと、別のものに置き換えるハッシュタグを計画できます。



個別ハッシュタグの統計

個別のハッシュタグについて、詳細な分析を表示できます。特定のハッシュタグが、投稿やチャネル全体でどのような成果を上げているかを、より深く把握できます。単一のハッシュタグの分析を表示するには、分析したいハッシュタグをクリックして、そのハッシュタグ専用の詳細分析ページを開きます。

レポートには、次のようなパフォーマンスの詳細な内訳が含まれます。

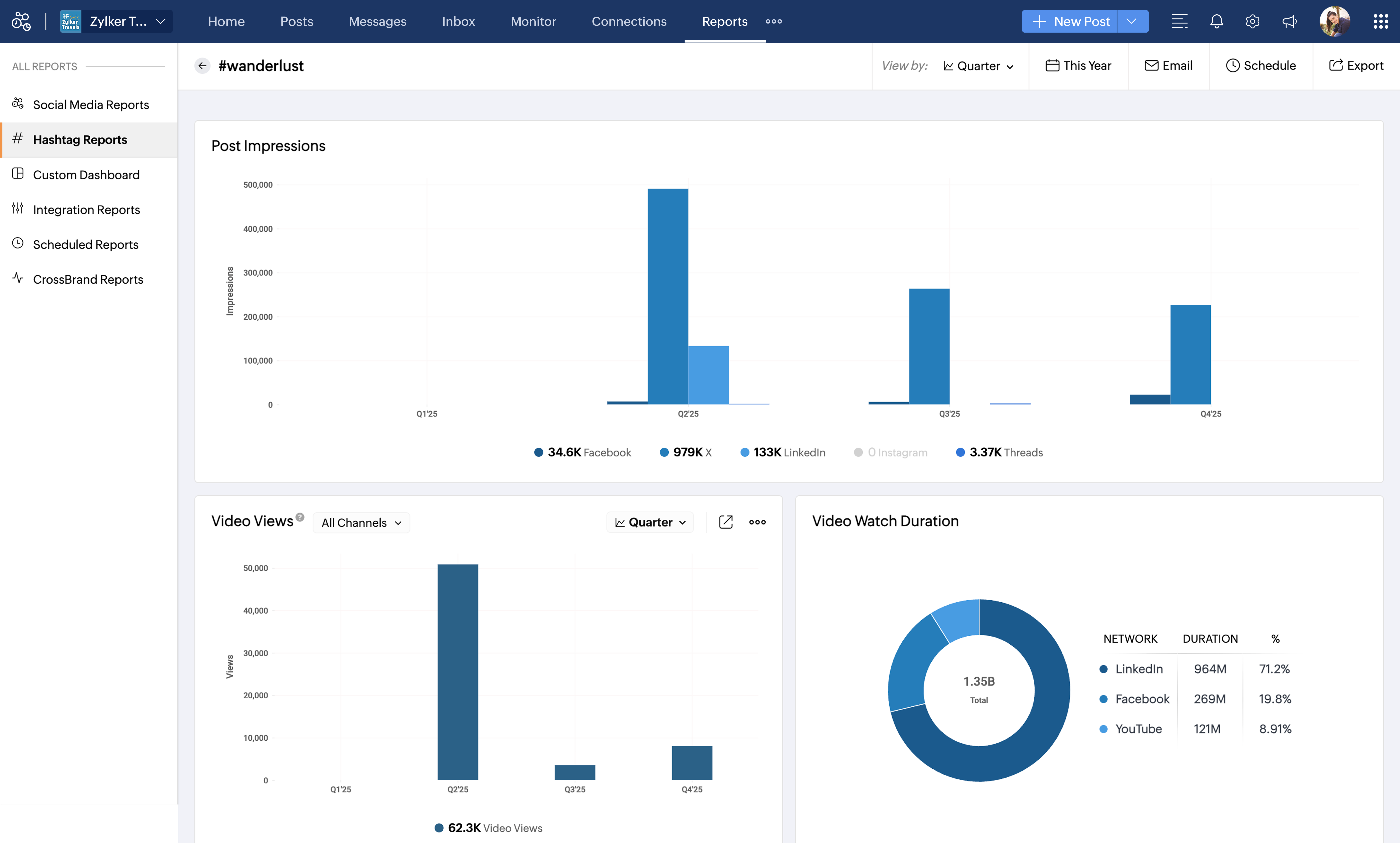
チャネル別の投稿合計 - 指定した期間内に、選択したチャネルでそのハッシュタグを使用した投稿数の分布を表示します。

上位の投稿 - 選択したチャネルの中で、そのハッシュタグを使用した投稿のうち、いいね数またはコメント数に基づいて最も成果を上げている投稿を表示します。



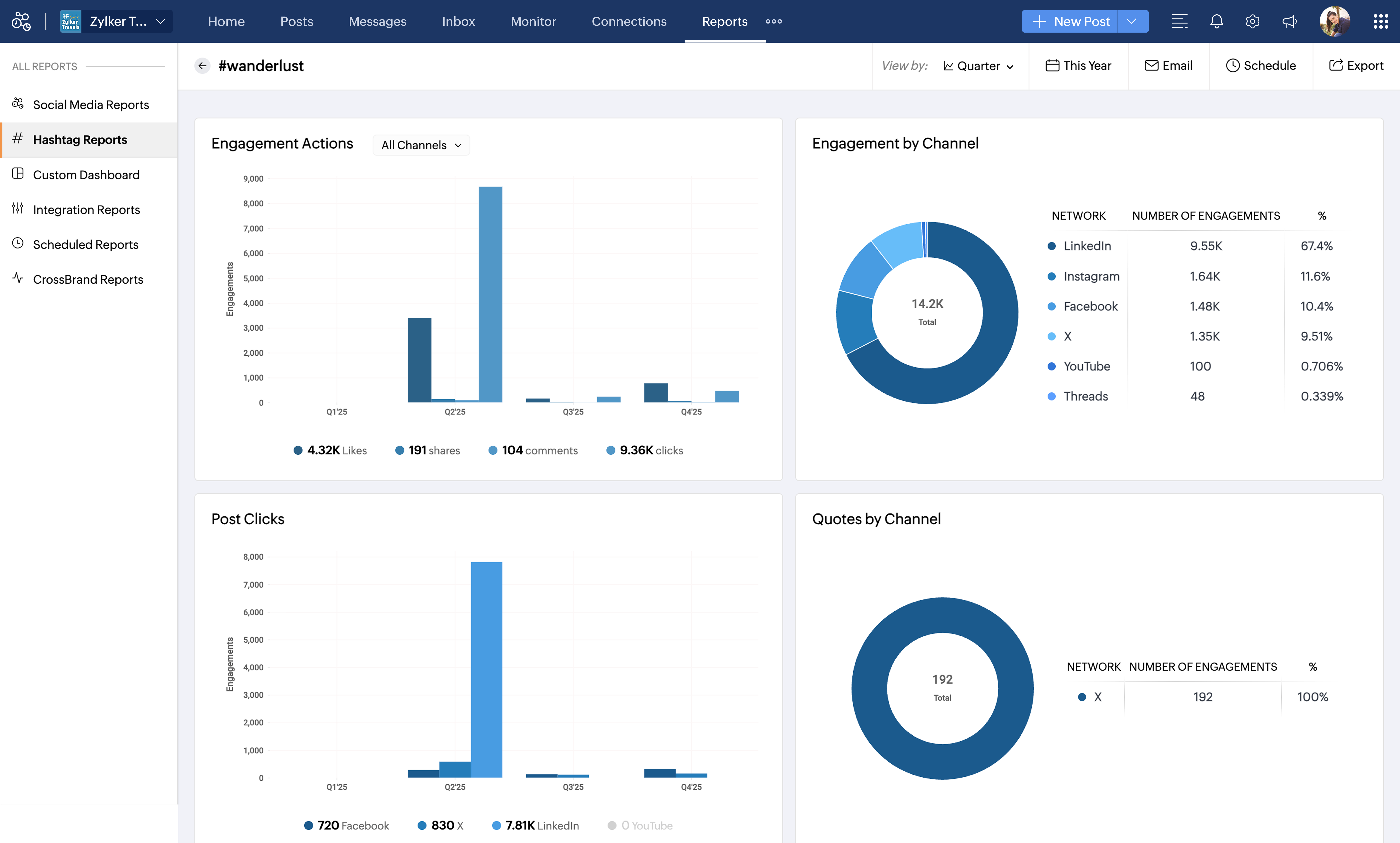
エンゲージメントアクション - 選択したチャネルと期間において、そのハッシュタグを含む投稿で発生したエンゲージメントアクション(いいね、シェア、コメント、クリック)の内訳を表示します。

チャネル別エンゲージメント - ハッシュタグを使用した投稿に対するエンゲージメントが、接続済みチャネル全体でどのように分布しているかを表示します。

投稿クリック数 - ハッシュタグを含む投稿で受け取ったクリック数の合計の分布を表示します。

チャネル別引用投稿 - ハッシュタグを含む引用リポスト(引用リツイートなど)の分布を表示します。



投稿インプレッション - ハッシュタグを含む投稿が獲得したインプレッション数の分布を表示します。

動画再生数 - 選択した期間中に、接続済みチャネル全体でそのハッシュタグを使用した動画投稿が獲得した再生回数の合計を表示します。

動画の視聴時間 - ハッシュタグを含む動画投稿で獲得した総視聴時間の分布を表示します。
投稿インプレッション - ハッシュタグを含む投稿が獲得したインプレッション数の分布を表示します。



ハッシュタグの比較

どのハッシュタグを使うべきか迷っており、最終的に決める前に候補のハッシュタグを評価したい場合は、ハッシュタグ比較機能が役立ちます。

ハッシュタグを比較する方法

  1. ハッシュタグレポート一覧で、任意のハッシュタグにカーソルを合わせます。
  2. [Compare] をクリックします。
  3. 比較したいハッシュタグを選択します。
  4. [Compare Hashtags] をクリックして、比較結果を表示します。
Notes
メモ:
  1. 一度に比較できるハッシュタグは最大 4 つです。

比較したハッシュタグの保存と表示

ハッシュタグの比較結果を保存し、いつでもアクセスできます。保存した比較はすべて、ハッシュタグレポートページ上部のドロップダウンメニューから開けます。
保存済みの比較を表示するには、ドロップダウンを開き、再確認したいハッシュタグの組み合わせを選択します。
 

2 つのハッシュタグの比較

比較ビューでは、両方のハッシュタグのパフォーマンスインサイトが並べて表示され、次の内容を確認できます。

投稿合計 - 指定した期間とチャネルにおいて、それぞれのハッシュタグを含む投稿数の合計を表示します。

エンゲージメント - 接続済みチャネル全体で、それぞれのハッシュタグが生み出したエンゲージメント(いいね、コメント、シェアなどの反応)を比較します。

投稿クリック数 - 選択したチャネルと期間に基づき、各ハッシュタグを使用した投稿で受け取ったクリック数を表示します。



投稿インプレッション - 指定した期間とチャネルにおいて、それぞれのハッシュタグを含む投稿が獲得したインプレッション数の合計を比較します。

動画再生数 - 選択した期間中に、選択したハッシュタグを含む動画投稿が獲得した再生回数を表示します。


ハッシュタグレポートの管理

期間でハッシュタグレポートをフィルター

ハッシュタグレポートは、日、週、月、四半期など、さまざまな期間でフィルターできます。また、カスタム日付範囲(例:過去 30 日間、先週など)を選択することも可能です。

レポートの保存、共有、スケジュール

ハッシュタグレポートでは、レポートを保存/エクスポートできるほか、チームメイトやクライアントと共有したり、ハッシュタグレポートをスケジュールして、自動配信とスムーズな共同作業・トラッキングを行うこともできます。


 

    Zoho CRM 管理者向けトレーニング

    「導入したばかりで基本操作や設定に不安がある」、「短期間で集中的に運用開始できる状態にしたい」、「運用を開始しているが再度学び直したい」 といった課題を抱えられているユーザーさまに向けた少人数制のオンライントレーニングです。

    日々の営業活動を効率的に管理し、導入効果を高めるための方法を学びましょう。

    Zoho CRM Training



              Zoho Campaigns Resources

                Zoho WorkDrive Resources




                  • Desk Community Learning Series


                  • Digest


                  • Functions


                  • Meetups


                  • Kbase


                  • Resources


                  • Glossary


                  • Desk Marketplace


                  • MVP Corner


                  • Word of the Day


                  • Ask the Experts









                                  Resources

                                  Videos

                                  Watch comprehensive videos on features and other important topics that will help you master Zoho CRM.



                                  eBooks

                                  Download free eBooks and access a range of topics to get deeper insight on successfully using Zoho CRM.



                                  Webinars

                                  Sign up for our webinars and learn the Zoho CRM basics, from customization to sales force automation and more.



                                  CRM Tips

                                  Make the most of Zoho CRM with these useful tips.