This article covers steps for App Store reviews. Refer to the this article for Play Store reviews.



Attributes | Filtered data |
| Ratings | Reviews with star ratings 1 to 5 |
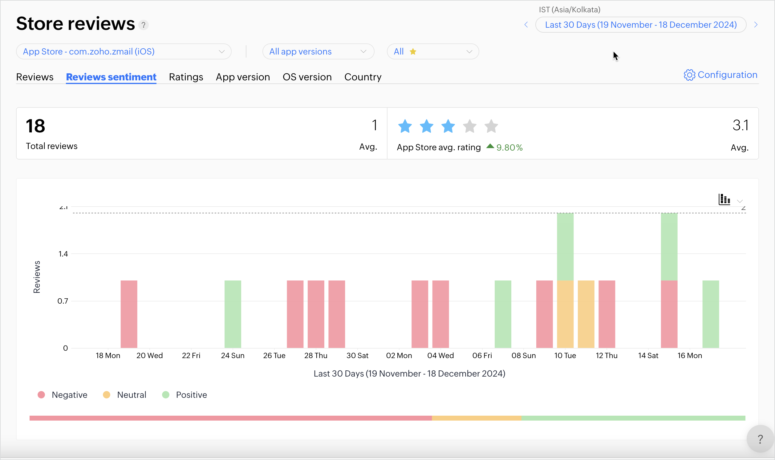
Sentiment | Positive, neutral, and negative reviews |
Reply status | Replied and unreplied reviews |
Review type | Verified, deleted, and spam reviews |
App version | Reviews for selected app versions |
Language | Reviews in selected languages |
Tags | Tags associated with the review |

Learn how to use the best tools for sales force automation and better customer engagement from Zoho's implementation specialists.
If you'd like a personalized walk-through of our data preparation tool, please request a demo and we'll be happy to show you how to get the best out of Zoho DataPrep.
All-in-one knowledge management and training platform for your employees and customers.
You are currently viewing the help pages of Qntrl’s earlier version. Click here to view our latest version—Qntrl 3.0's help articles.